メインコンテンツへスキップ
メインコンテンツへスキップ

Monitoring MySQL Logs with ClickStack

TL;DR

このガイドでは、OpenTelemetry collector を構成して MySQL サーバーログを取り込むことで、ClickStack を使って MySQL を監視する方法を解説します。次の内容を学びます:

  • MySQL を構成してエラーログとスロークエリログを出力する
  • ログのインジェスト用にカスタムの OTel collector 設定を作成する
  • カスタム設定を使って ClickStack をデプロイする
  • あらかじめ用意されたダッシュボードを使って、MySQL ログから得られるインサイト(エラー、スロークエリ、接続)を可視化する

本番環境の MySQL を構成する前に連携をテストしたい場合のために、サンプルログを含むデモ用データセットが用意されています。

所要時間: 10〜15 分

既存の MySQL との統合

このセクションでは、ClickStack の OTel collector の設定を変更して、既存の MySQL 環境から ClickStack にログを送信する方法について説明します。

ご自身の既存環境を設定する前に MySQL ログ連携を試してみたい場合は、"Demo dataset" セクションで、あらかじめ構成済みのセットアップとサンプルデータを使用してテストできます。

前提条件
  • ClickStack インスタンスが稼働していること
  • 既存の MySQL 環境(バージョン 5.7 以降)
  • MySQL 設定ファイルを変更できる権限
  • ログファイル用に十分なディスク容量

MySQLログの設定

MySQLは複数のログタイプをサポートしています。OpenTelemetryを使用した包括的な監視には、エラーログとスロークエリログを有効にすることを推奨します。

my.cnf または my.ini 設定ファイルは通常、次の場所にあります:

  • Linux(apt/yum)の場合: /etc/mysql/my.cnf または /etc/my.cnf
  • macOS(Homebrew): /usr/local/etc/my.cnf または /opt/homebrew/etc/my.cnf
  • Docker: 設定は通常、環境変数の指定またはマウントした設定ファイルによって行います

[mysqld] セクションで以下の設定を追加または変更します:

[mysqld]
# Error log configuration
log_error = /var/log/mysql/error.log

# Slow query log configuration
slow_query_log = ON
slow_query_log_file = /var/log/mysql/mysql-slow.log
long_query_time = 1
log_queries_not_using_indexes = ON

# Optional: General query log (verbose, use with caution in production)
# general_log = ON
# general_log_file = /var/log/mysql/mysql-general.log
注記

スロークエリログは、long_query_time秒を超えるクエリをキャプチャします。アプリケーションのパフォーマンス要件に基づいて、この閾値を調整してください。低く設定しすぎると、過剰なログが生成されます。

これらの変更を行った後、MySQLを再起動してください:

# For systemd
sudo systemctl restart mysql

# For Docker
docker restart <mysql-container>

ログが書き込まれていることを確認してください:

# Check error log
tail -f /var/log/mysql/error.log

# Check slow query log
tail -f /var/log/mysql/mysql-slow.log

カスタムOTel collector設定を作成する

ClickStackでは、カスタム設定ファイルをマウントして環境変数を設定することで、ベースのOpenTelemetry Collector設定を拡張できます。カスタム設定は、HyperDXがOpAMP経由で管理するベース設定にマージされます。

以下の設定で mysql-logs-monitoring.yaml という名前のファイルを作成します:

receivers:
  filelog/mysql_error:
    include:
      - /var/log/mysql/error.log
    start_at: end
    multiline:
      line_start_pattern: '^\d{4}-\d{2}-\d{2}T\d{2}:\d{2}:\d{2}'
    operators:
      - type: regex_parser
        parse_from: body
        parse_to: attributes
        regex: '^(?P<timestamp>\d{4}-\d{2}-\d{2}T\d{2}:\d{2}:\d{2}\.\d{6}[+-]\d{2}:\d{2})\s+(?P<thread_id>\d+)\s+\[(?P<level>[^\]]+)\]\s+(\[(?P<error_code>[^\]]+)\]\s+)?(?P<message>.*)$'
        
      - type: time_parser
        parse_from: attributes.timestamp
        layout_type: gotime
        layout: '2006-01-02T15:04:05.999999-07:00'
        parse_to: body
      
      - type: add
        field: attributes.source
        value: "mysql-error"
      
      - type: add
        field: resource["service.name"]
        value: "mysql-production"

  filelog/mysql_slow:
    include:
      - /var/log/mysql/mysql-slow.log
    start_at: end
    multiline:
      line_start_pattern: '^# Time:'
    operators:
      - type: regex_parser
        parse_from: body
        parse_to: attributes
        regex: '^# Time: (?P<timestamp>\d{4}-\d{2}-\d{2}T\d{2}:\d{2}:\d{2}\.\d+Z)\n# User@Host: (?P<user>[^\[]+)\[(?P<user_host>[^\]]*)\]\s+@\s+(?P<host>[^\[]*)\[(?P<ip>[^\]]*)\].*\n# Query_time: (?P<query_time>[\d.]+)\s+Lock_time: (?P<lock_time>[\d.]+)\s+Rows_sent: (?P<rows_sent>\d+)\s+Rows_examined: (?P<rows_examined>\d+)'
      
      - type: time_parser
        parse_from: attributes.timestamp
        layout_type: gotime
        layout: '2006-01-02T15:04:05.999999Z'
        parse_to: body
      
      - type: add
        field: attributes.source
        value: "mysql-slow"
      
      - type: add
        field: resource["service.name"]
        value: "mysql-production"

service:
  pipelines:
    logs/mysql:
      receivers: [filelog/mysql_error, filelog/mysql_slow]
      processors:
        - memory_limiter
        - transform
        - batch
      exporters:
        - clickhouse

この設定:

  • 標準の場所から MySQL のエラーログおよびスロークエリログを読み取ります
  • 複数行にわたるログエントリに対応します(スロークエリは複数行にわたる場合があります)
  • 両方のログ形式をパースし、level、error_code、query_time、rows_examined といった構造化フィールドを抽出します
  • 元のログタイムスタンプを保持
  • HyperDX でのフィルタリング用に source: mysql-error および source: mysql-slow 属性を追加します
  • 専用のパイプラインを使用してログを ClickHouse エクスポーターに送信する
注記

MySQLのエラーログとスロークエリログは完全に異なる形式であるため、2つのレシーバーが必要です。time_parsergotimeレイアウトを使用して、タイムゾーンオフセット付きのMySQL ISO8601タイムスタンプ形式を処理します。

ClickStackにカスタム設定を読み込ませる構成

既存のClickStackデプロイメントでカスタムコレクター設定を有効にするには、カスタム設定ファイルを/etc/otelcol-contrib/custom.config.yamlにマウントし、環境変数CUSTOM_OTELCOL_CONFIG_FILE=/etc/otelcol-contrib/custom.config.yamlを設定します。

ClickStackのデプロイメント設定を更新してください:

services:
  clickstack:
    # ... existing configuration ...
    environment:
      - CUSTOM_OTELCOL_CONFIG_FILE=/etc/otelcol-contrib/custom.config.yaml
      # ... other environment variables ...
    volumes:
      - ./mysql-logs-monitoring.yaml:/etc/otelcol-contrib/custom.config.yaml:ro
      - /var/log/mysql:/var/log/mysql:ro
      # ... other volumes ...
注記

ClickStackコレクターがMySQLログファイルを読み取るための適切な権限を持っていることを確認してください。読み取り専用マウント(:ro)を使用し、最小権限の原則に従ってください。

HyperDXでのログの確認

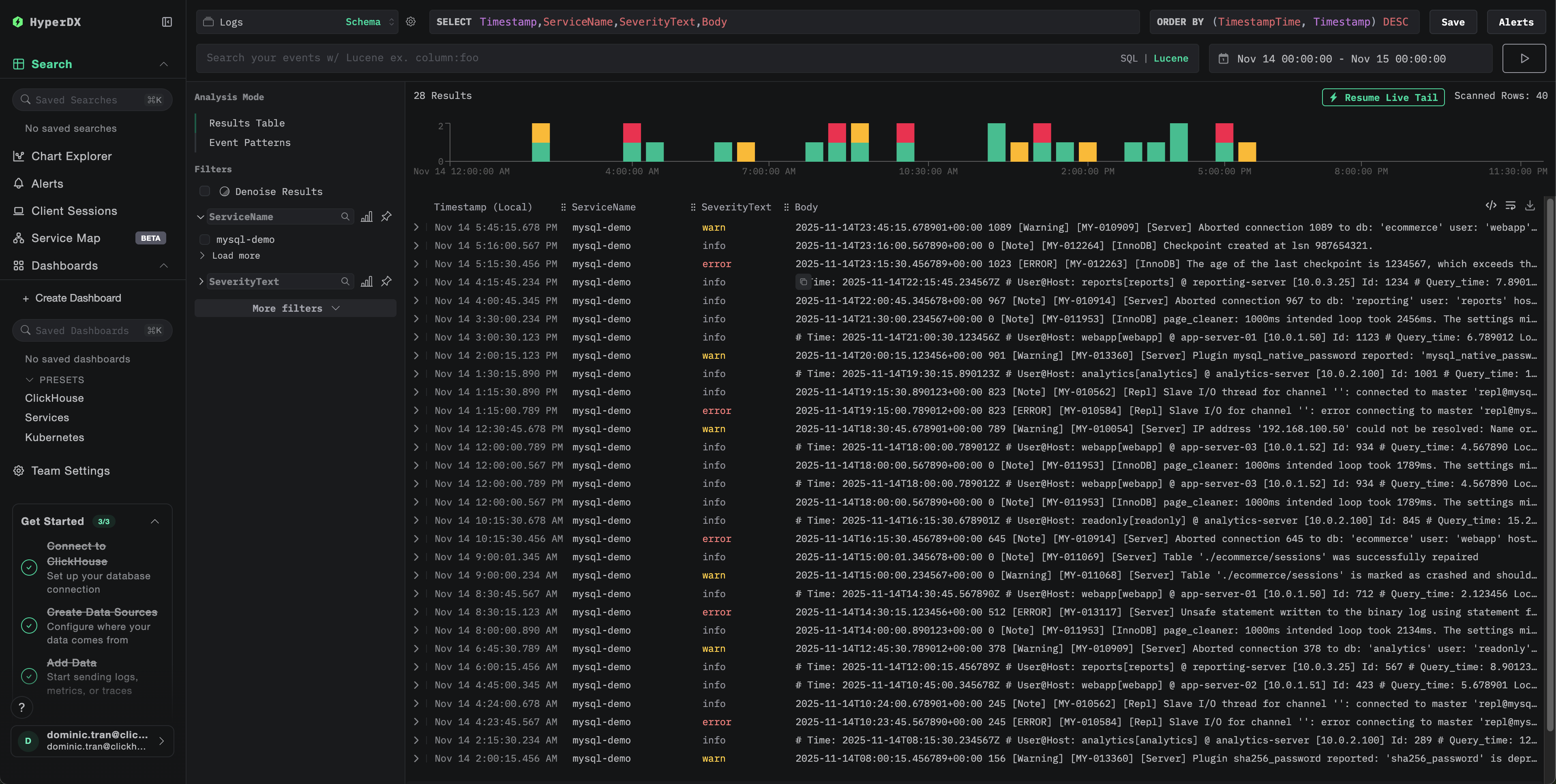
設定後、HyperDXにログインし、ログが正常に取り込まれていることを確認してください:

  1. 検索ビューに移動します。
  2. ソースを「Logs」に設定します
  3. source:mysql-error または source:mysql-slow でフィルタリングし、MySQL 固有のログを表示します
  4. levelerror_codemessage(エラーログ用)や、query_timerows_examinedquery(スロークエリログ用)といったフィールドを含む構造化されたログエントリが表示されます。
検索ビュー
ログビュー

デモデータセット

本番環境を設定する前に MySQL ログ連携をテストしたいユーザー向けに、実運用に近いパターンを備えた、あらかじめ生成済みの MySQL ログからなるサンプルデータセットを提供します。

サンプルデータセットをダウンロードする

サンプルログファイルをダウンロードしてください:

# Download error log
curl -O https://datasets-documentation.s3.eu-west-3.amazonaws.com/clickstack-integrations/mysql/error.log

# Download slow query log
curl -O https://datasets-documentation.s3.eu-west-3.amazonaws.com/clickstack-integrations/mysql/mysql-slow.log

データセットには以下が含まれます。

  • エラーログのエントリ(起動時メッセージ、警告、接続エラー、InnoDB メッセージ)
  • 実運用レベルのパフォーマンス特性を持つスロークエリ
  • 接続ライフサイクルのイベント
  • データベースサーバーの起動および停止シーケンス

テストコレクター設定を作成する

以下の設定で mysql-logs-demo.yaml というファイルを作成します:

cat > mysql-logs-demo.yaml << 'EOF'
receivers:
  filelog/mysql_error:
    include:
      - /tmp/mysql-demo/error.log
    start_at: beginning  # Read from beginning for demo data
    multiline:
      line_start_pattern: '^\d{4}-\d{2}-\d{2}T\d{2}:\d{2}:\d{2}'
    operators:
      - type: regex_parser
        parse_from: body
        parse_to: attributes
        regex: '^(?P<timestamp>\d{4}-\d{2}-\d{2}T\d{2}:\d{2}:\d{2}\.\d{6}[+-]\d{2}:\d{2})\s+(?P<thread_id>\d+)\s+\[(?P<level>[^\]]+)\]\s+(\[(?P<error_code>[^\]]+)\]\s+)?(?P<message>.*)$'
      - type: time_parser
        parse_from: attributes.timestamp
        layout_type: gotime
        layout: '2006-01-02T15:04:05.999999-07:00'
        parse_to: body
      - type: add
        field: attributes.source
        value: "mysql-demo-error"
      - type: add
        field: resource["service.name"]
        value: "mysql-demo"

  filelog/mysql_slow:
    include:
      - /tmp/mysql-demo/mysql-slow.log
    start_at: beginning  # Read from beginning for demo data
    multiline:
      line_start_pattern: '^# Time:'
    operators:
      - type: regex_parser
        parse_from: body
        parse_to: attributes
        regex: '^# Time: (?P<timestamp>\d{4}-\d{2}-\d{2}T\d{2}:\d{2}:\d{2}\.\d+Z)\n# User@Host: (?P<user>[^\[]+)\[(?P<user_host>[^\]]*)\]\s+@\s+(?P<host>[^\[]*)\[(?P<ip>[^\]]*)\].*\n# Query_time: (?P<query_time>[\d.]+)\s+Lock_time: (?P<lock_time>[\d.]+)\s+Rows_sent: (?P<rows_sent>\d+)\s+Rows_examined: (?P<rows_examined>\d+)'
      - type: time_parser
        parse_from: attributes.timestamp
        layout_type: gotime
        layout: '2006-01-02T15:04:05.999999Z'
        parse_to: body
      - type: add
        field: attributes.source
        value: "mysql-demo-slow"
      - type: add
        field: resource["service.name"]
        value: "mysql-demo"

service:
  pipelines:
    logs/mysql-demo:
      receivers: [filelog/mysql_error, filelog/mysql_slow]
      processors:
        - memory_limiter
        - transform
        - batch
      exporters:
        - clickhouse
EOF

デモ設定でClickStackを実行

デモログと設定を使用してClickStackを実行します:

docker run --name clickstack-demo \
  -p 8080:8080 -p 4317:4317 -p 4318:4318 \
  -e CUSTOM_OTELCOL_CONFIG_FILE=/etc/otelcol-contrib/custom.config.yaml \
  -v "$(pwd)/mysql-logs-demo.yaml:/etc/otelcol-contrib/custom.config.yaml:ro" \
  -v "$(pwd)/error.log:/tmp/mysql-demo/error.log:ro" \
  -v "$(pwd)/mysql-slow.log:/tmp/mysql-demo/mysql-slow.log:ro" \
  clickhouse/clickstack-all-in-one:latest

HyperDXでログを確認する

ClickStack が起動したら:

  1. ClickStack が完全に初期化されるまで、しばらく待ちます(通常は 30~60 秒程度)
  2. HyperDX を開き、アカウントにログインします(必要に応じて、先にアカウントを作成してください)
  3. Search ビューに移動し、ソースを Logs に設定します
  4. 時間範囲を 2025-11-13 00:00:00 - 2025-11-16 00:00:00 に設定します
  5. 合計で 40 件のログが表示されるはずです(source:mysql-demo-error のエラーログが 30 件、source:mysql-demo-slow のスロークエリが 10 件)
注記

40件すべてのログがすぐに表示されない場合は、コレクターの処理が完了するまで約1分お待ちください。待機後もログが表示されない場合は、docker restart clickstack-demo を実行し、さらに1分後に再度確認してください。これは、start_at: beginning で既存ファイルを一括読み込みする際のOpenTelemetry filelogレシーバーの既知の問題です。start_at: end を使用する本番環境のデプロイメントでは、ログがリアルタイムで書き込まれる際に処理されるため、この問題は発生しません。

検索ビュー
ログビュー
タイムゾーン表示

HyperDXはブラウザのローカルタイムゾーンでタイムスタンプを表示します。デモデータの期間は**2025-11-14 00:00:00 - 2025-11-15 00:00:00 (UTC)**です。この広い時間範囲により、ロケーションに関係なくデモログを確認できます。ログが表示されたら、より明確な可視化のために24時間の期間に絞り込むことができます。

ダッシュボードと可視化

ClickStack で MySQL を監視し始めるにあたって、MySQL ログ向けの基本的な可視化を提供します。

ダッシュボード設定ファイルを ダウンロード

用意されたダッシュボードをインポートする

  1. HyperDX を開き、Dashboards セクションに移動します
  2. 右上の三点リーダーから Import Dashboard をクリックします
ダッシュボードをインポートするボタン
  1. mysql-logs-dashboard.json ファイルをアップロードし、Finish Import をクリックします
インポート完了

ダッシュボードを表示する

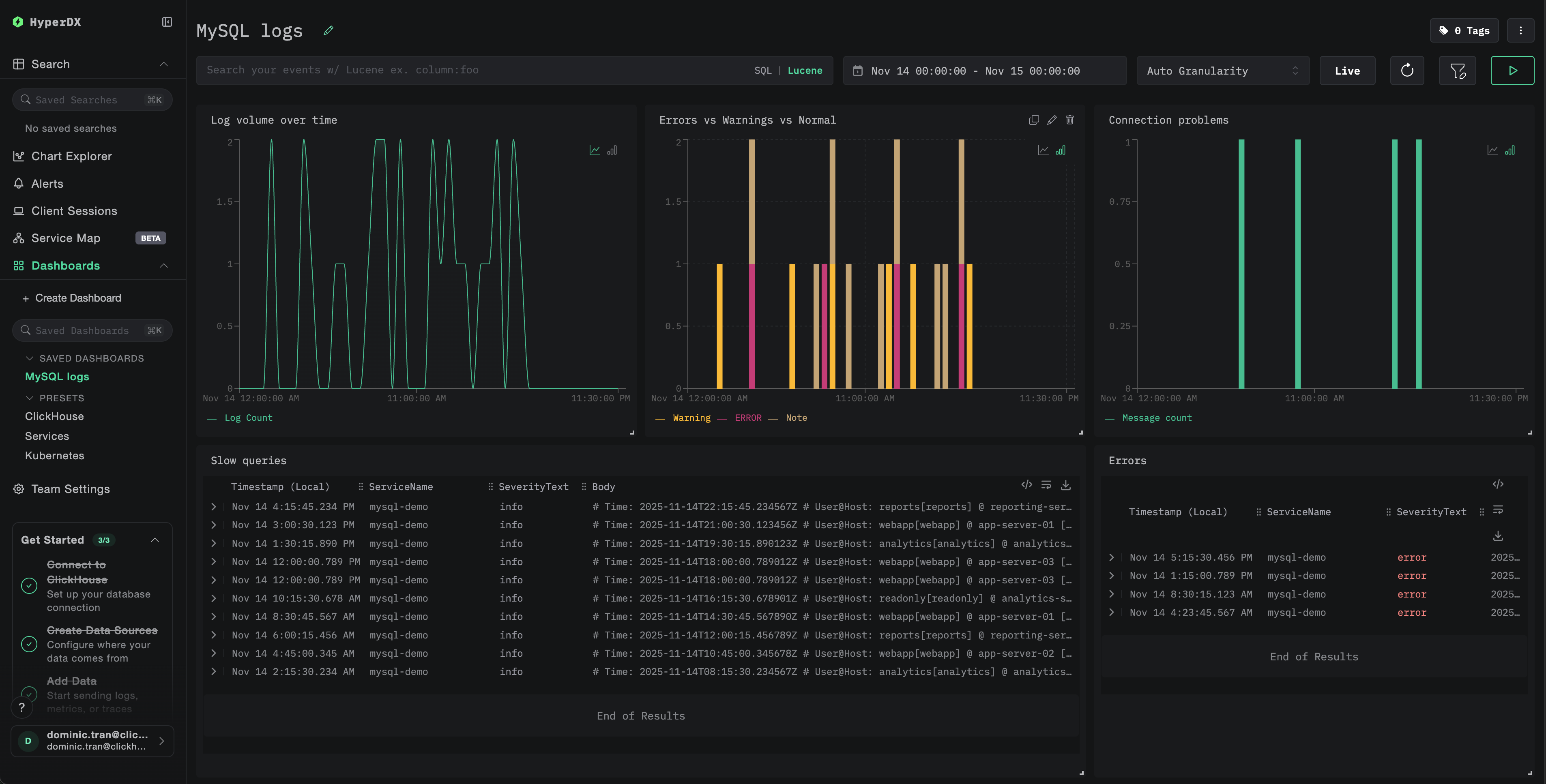
すべての可視化があらかじめ設定されたダッシュボードが作成されます。

ダッシュボードの例
注記

デモデータセットでは、タイムレンジを 2025-11-14 00:00:00 - 2025-11-15 00:00:00 (UTC) に設定してください(ローカルタイムゾーンに応じて調整してください)。インポートされたダッシュボードには、デフォルトではタイムレンジが指定されていません。

トラブルシューティング

カスタム設定が読み込まれない

環境変数が設定されていることを確認してください:

docker exec <container-name> printenv CUSTOM_OTELCOL_CONFIG_FILE

カスタム設定ファイルがマウントされていて、読み取り可能であることを確認してください:

docker exec <container-name> cat /etc/otelcol-contrib/custom.config.yaml | head -10

HyperDX にログが表示されない

実際に有効な設定に filelog receiver が含まれていることを確認してください。

docker exec <container> cat /etc/otel/supervisor-data/effective.yaml | grep -A 10 filelog

コレクターのログにエラーが出力されていないか確認します。

docker exec <container> cat /etc/otel/supervisor-data/agent.log | grep -i mysql

デモデータセットを使用している場合は、ログファイルにアクセス可能であることを確認してください。

docker exec <container> cat /tmp/mysql-demo/error.log | wc -l
docker exec <container> cat /tmp/mysql-demo/mysql-slow.log | wc -l

スロークエリログが出力されない

MySQL でスロークエリログが有効になっていることを確認してください:

SHOW VARIABLES LIKE 'slow_query_log';
SHOW VARIABLES LIKE 'long_query_time';

MySQL がスロークエリをログ出力しているか確認します:

tail -f /var/log/mysql/mysql-slow.log

テスト用のスロークエリを生成する:

SELECT SLEEP(2);

ログが正しくパースされない場合

MySQL のログフォーマットが想定されている形式と一致しているか確認してください。このガイドの正規表現パターンは、MySQL 5.7+ および 8.0+ のデフォルトフォーマット向けに設計されています。

エラーログから数行を抜き出して確認してください:

head -5 /var/log/mysql/error.log

想定される形式:

2025-11-14T10:23:45.123456+00:00 0 [System] [MY-010116] [Server] /usr/sbin/mysqld (mysqld 8.0.35) starting as process 1

フォーマットが大きく異なる場合は、設定内の正規表現パターンを調整してください。

次のステップ

MySQL ログ監視の設定が完了したら、次の作業を行います。

  • 重大なイベント(接続失敗、しきい値を超えるスロークエリ、エラーの急増)に対するアラートを設定する
  • クエリパターンごとのスロークエリ分析用にカスタムダッシュボードを作成する
  • 観測されたクエリパフォーマンスの傾向に基づいて long_query_time を調整する

本番運用に向けて

このガイドでは、ClickStack に組み込まれている OpenTelemetry Collector を拡張し、迅速にセットアップできるようにしています。本番環境での運用では、独自の OTel Collector を稼働させ、ClickStack の OTLP エンドポイントへデータを送信することを推奨します。本番向けの設定については、OpenTelemetry データの送信 を参照してください。