使用 ClickStack 监控 Redis 指标
本指南演示如何通过配置 OpenTelemetry collector 的 Redis receiver,使用 ClickStack 监控 Redis 性能指标。你将学会如何:
- 配置 OTel collector 来采集 Redis 指标
- 使用自定义配置部署 ClickStack
- 使用预置仪表板可视化 Redis 性能(commands/sec、内存使用、已连接客户端、缓存性能)
如果你希望在为生产环境 Redis 配置集成之前进行测试,可以使用提供的包含示例指标的演示数据集。
预计耗时:5–10 分钟
集成现有 Redis
本节介绍如何通过为 ClickStack OTel collector 配置 Redis receiver,将你现有的 Redis 实例配置为向 ClickStack 发送指标数据。
如果你希望在为自己的现有环境进行配置之前先测试 Redis 指标集成,可以使用我们预配置的演示数据集进行测试,详见下一节。
前提条件
- 正在运行的 ClickStack 实例
- 已部署的 Redis(版本 3.0 或更高)
- ClickStack 到 Redis 的网络连通性(默认端口 6379)
- 如果启用了身份验证,则需要 Redis 密码
验证 Redis 连接
首先,验证您可以连接到 Redis 并且 INFO 命令能够正常运行:
如果 Redis 需要身份验证:
常见 Redis 端点:
- 本地实例:
localhost:6379 - Docker:使用容器名称或服务名称(例如
redis:6379) - 远程:
<redis-host>:6379
创建自定义 OTel collector 配置
ClickStack 允许您通过挂载自定义配置文件并设置环境变量来扩展基础 OpenTelemetry 收集器配置。自定义配置将与 HyperDX 通过 OpAMP 管理的基础配置进行合并。
创建一个名为 redis-metrics.yaml 的文件,其中包含以下配置:
此配置:
- 连接到运行在
localhost:6379的 Redis(请根据实际环境调整端点) - 每 10 秒采集一次指标
- 收集关键性能指标(命令、客户端、内存、键空间统计信息)
- 根据 OpenTelemetry 语义约定 设置必需的
service.name资源属性 - 通过专用管道将指标发送到 ClickHouse exporter
收集的关键指标:
redis.commands.processed- 每秒处理的命令数量redis.clients.connected- 连接的客户端数量redis.clients.blocked- 因阻塞调用而被阻塞的客户端数量redis.memory.used- Redis 已使用的内存(字节)redis.memory.peak- 峰值内存使用量redis.keyspace.hits- 键空间命中次数redis.keyspace.misses- 键查找失败次数(用于计算缓存命中率)redis.keys.expired- 已过期的键数量redis.keys.evicted- 由于内存压力被逐出的键数量redis.connections.received- 接收到的连接总数redis.connections.rejected- 被拒绝的连接数
- 你只需要在自定义配置中定义新增的
receivers、processors和pipelines - 在 ClickStack 的基础配置中,
memory_limiter和batch处理器以及clickhouse导出器已经预先定义好——只需按名称引用它们即可 resource处理器按照 OpenTelemetry 语义约定设置所需的service.name属性- 在生产环境中使用认证时,将密码存储在环境变量
${env:REDIS_PASSWORD}中。 - 根据您的需求调整
collection_interval(默认 10 秒;数值越小,数据量越大) - 对于多个 Redis 实例,自定义
service.name以加以区分(例如"redis-cache"、"redis-sessions")
配置 ClickStack 加载自定义配置
要在现有的 ClickStack 部署中启用自定义采集器配置,您必须:
- 将自定义配置文件挂载到
/etc/otelcol-contrib/custom.config.yaml - 设置环境变量
CUSTOM_OTELCOL_CONFIG_FILE=/etc/otelcol-contrib/custom.config.yaml - 确保 ClickStack 与 Redis 之间的网络连通性
选项 1:Docker Compose
更新您的 ClickStack 部署配置:
选项 2:Docker run(一体化镜像)
如果使用 docker run 运行一体化镜像:
重要提示: 如果 Redis 运行在另一个容器中,请使用 Docker 网络:
在 HyperDX 中验证指标
配置完成后,登录 HyperDX 并验证指标数据是否正常流入:
- 进入 Metrics Explorer
- 搜索以
redis.开头的指标(例如redis.commands.processed、redis.memory.used) - 你应该会在配置的采集间隔内看到指标数据点开始出现
演示数据集
对于希望在配置生产系统之前先测试 Redis Metrics 集成的用户,我们提供了一个预先生成的数据集,其中包含具有真实模式特征的 Redis Metrics。
下载示例指标数据集
下载预先生成的指标文件(包含 24 小时的、具有真实模式特征的 Redis Metrics):
该数据集包含逼真的模式:
- 缓存预热事件(06:00) - 命中率从 30% 上升到 80%
- 流量峰值(14:30-14:45) - 5 倍流量激增并伴随连接压力
- 内存压力(20:00) - 键淘汰和缓存性能下降
- 日常流量模式 - 工作时间流量高峰、晚间回落、随机微小突发
在 HyperDX 中验证指标
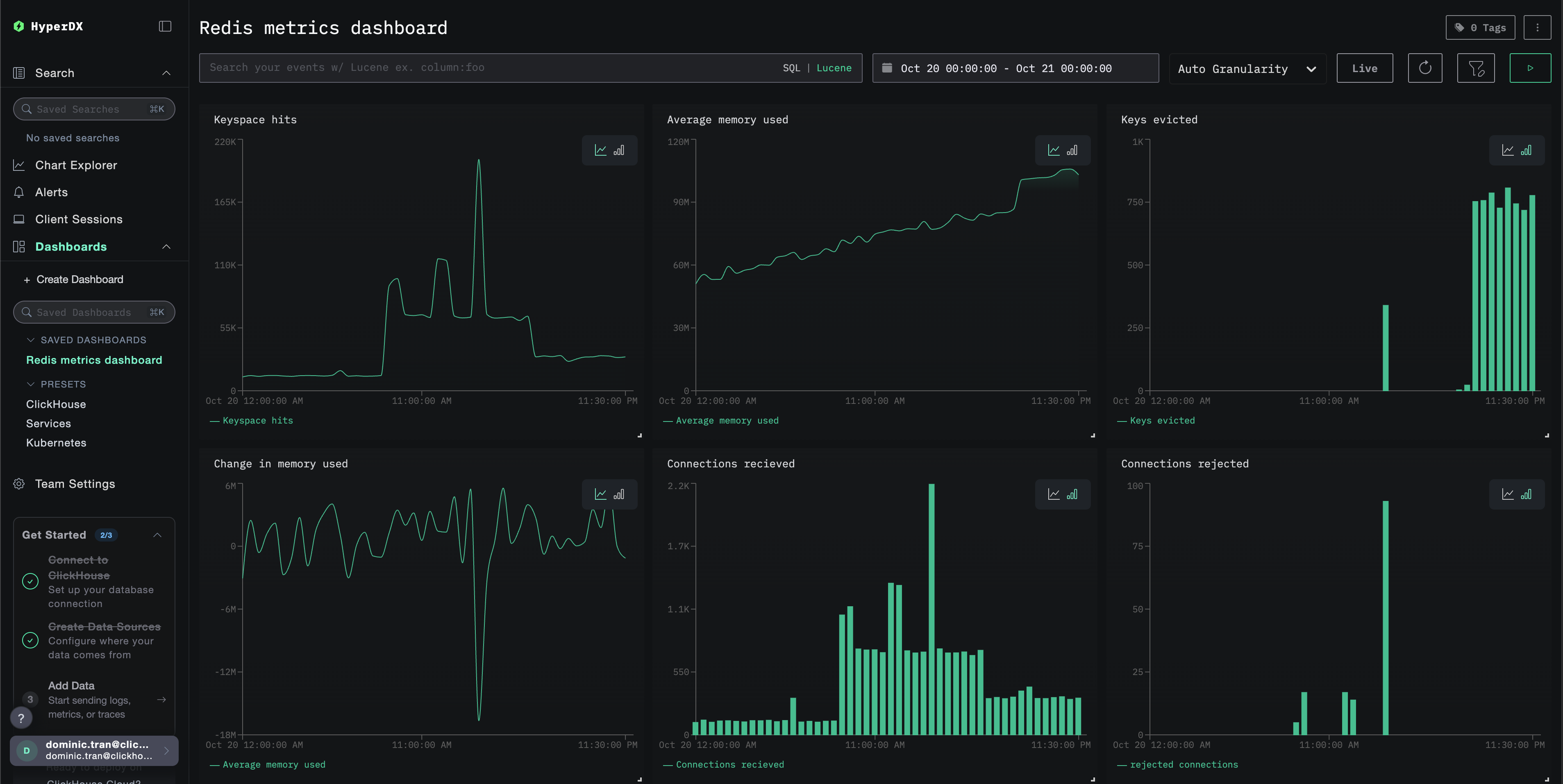
加载完成后,查看指标的最快方式是使用预先构建的仪表盘。
前往 Dashboards and visualization 部分导入仪表盘,并集中查看所有 Redis Metrics。
演示数据集的时间范围为 2025-10-20 00:00:00 至 2025-10-21 05:00:00。请确保你在 HyperDX 中选择的时间范围与该窗口匹配。
请留意以下有代表性的模式:
- 06:00 - 缓存预热(命中率较低并逐步上升)
- 14:30-14:45 - 流量峰值(客户端连接数很高,出现部分拒绝)
- 20:00 - 内存压力(开始出现键淘汰)
仪表板和可视化
为了帮助你开始使用 ClickStack 监控 Redis,我们提供了 Redis 指标的基础可视化图表。
导入预构建的仪表板
- 打开 HyperDX 并导航到 Dashboards 部分
- 点击右上角省略号中的 Import Dashboard

- 上传
redis-metrics-dashboard.json文件并点击 Finish Import

查看仪表板
系统会创建一个仪表板,并预先配置好所有可视化组件:

对于演示数据集,将时间范围设置为 2025-10-20 05:00:00 - 2025-10-21 05:00:00 (UTC)(可根据你的本地时区进行调整)。导入的仪表板默认不会指定时间范围。
疑难排解
自定义配置未加载
请确认环境变量 CUSTOM_OTELCOL_CONFIG_FILE 是否已正确设置:
检查自定义配置文件是否已挂载在 /etc/otelcol-contrib/custom.config.yaml:
查看自定义配置内容,以确认其是否可读:
在 HyperDX 中没有显示指标
验证 collector 是否可以访问 Redis:
检查 Redis INFO 命令是否正常工作:
验证当前生效的配置中已包含你的 Redis receiver:
检查采集器日志是否有错误:
身份验证错误
如果您在日志中看到身份验证错误:
更新您的配置以使用此密码:
网络连通性问题
如果 ClickStack 无法访问 Redis:
确保在 Docker Compose 文件或 docker run 命令中,将这两个容器加入同一网络。
后续步骤
如果想进一步探索,可以通过以下方式继续改进和试验监控配置:
- 为关键指标(内存使用阈值、连接数上限、缓存命中率下降)设置告警
- 为特定用例(复制延迟、持久化性能)创建额外的仪表盘
- 通过复制 receiver 配置并使用不同的端点和服务名称,监控多个 Redis 实例