使用 ClickStack 监控 Nginx 日志
本指南演示如何通过配置 OpenTelemetry collector 来摄取 Nginx 访问日志,从而使用 ClickStack 监控 Nginx。你将了解如何:
- 将 Nginx 配置为输出 JSON 格式的日志
- 创建用于日志摄取的自定义 OTel collector 配置
- 使用自定义配置部署 ClickStack
- 使用预构建的仪表板可视化 Nginx 指标
如果你希望在为生产环境的 Nginx 进行配置之前先测试集成,可以使用提供的包含示例日志的演示数据集。
所需时间:5–10 分钟
集成现有的 Nginx
本节介绍如何通过修改 ClickStack 中的 OTel collector 配置,将你现有 Nginx 部署产生的日志发送到 ClickStack。 如果你希望在配置自己的现有环境之前先测试该集成,可以使用我们预先配置的环境和示例数据进行测试,详见下一节。
前提条件
- 正在运行的 ClickStack 实例
- 已安装的 Nginx
- 有权限访问并修改 Nginx 配置文件
配置 Nginx 日志格式
首先,配置 Nginx 以 JSON 格式输出日志,便于解析。将以下日志格式定义添加到 nginx.conf 文件中:
nginx.conf 文件通常位于:
- Linux(apt/yum):
/etc/nginx/nginx.conf - macOS(Homebrew):
/usr/local/etc/nginx/nginx.conf或/opt/homebrew/etc/nginx/nginx.conf - Docker:配置通常以卷的形式挂载
将此日志格式定义添加到 http 块中:
完成此更改后,请重新加载 Nginx。
创建自定义 OTel collector 配置
ClickStack 允许您通过挂载自定义配置文件并设置环境变量来扩展 OpenTelemetry Collector 的基础配置。自定义配置会与 HyperDX 通过 OpAMP 管理的基础配置进行合并。
创建名为 nginx-monitoring.yaml 的文件,并添加以下配置:
此配置:
- 从 Nginx 的默认日志路径读取日志
- 解析 JSON 日志条目
- 提取并保留日志的原始时间戳
- 添加 source: Nginx 属性,以便在 HyperDX 中进行过滤
- 通过专用 pipeline 将日志转发到 ClickHouse exporter
- 你只需在自定义配置中定义新的 receiver 和 pipeline 即可
- 这些处理器(memory_limiter、transform、batch)和导出器(clickhouse)在基础 ClickStack 配置中已经预先定义好——你只需要按名称引用它们即可
- time_parser 运算符从 Nginx 的 time_local 字段中提取时间戳,以保留日志的原始时间
- 这些 pipeline 会通过现有的 processor,将数据从 receiver 路由到 ClickHouse exporter
配置 ClickStack 加载自定义配置
要在现有的 ClickStack 部署中启用自定义采集器配置,您必须:
- 将自定义配置文件挂载到 /etc/otelcol-contrib/custom.config.yaml
- 将环境变量 CUSTOM_OTELCOL_CONFIG_FILE 设置为 /etc/otelcol-contrib/custom.config.yaml
- 挂载 Nginx 日志目录,使采集器能够读取其中的日志
选项 1:Docker Compose
更新您的 ClickStack 部署配置:
选项 2:Docker Run(一体化镜像)
如果使用 docker run 运行一体化镜像:
确保 ClickStack 采集器具有读取 nginx 日志文件的相应权限。在生产环境中,使用只读挂载方式(:ro)并遵循最小权限原则。
在 HyperDX 中验证日志
配置完成后,登录 HyperDX 并验证日志是否正常流入:
- 进入搜索视图
- 将 Source 设置为 Logs,并确认可以看到包含 request、request_time、upstream_response_time 等字段的日志条目。
以下是您应看到的示例:


演示数据集
对于希望在配置生产系统之前先测试 nginx 集成的用户,我们提供了一个预先生成的 nginx 访问日志示例数据集,其中包含逼真的流量模式。
在 HyperDX 中验证日志
当 ClickStack 运行后:
- 打开 HyperDX 并登录你的账户(你可能需要先创建一个账户)
- 进入 Search 视图,并将 source 设置为
Logs - 将时间范围设置为 2025-10-19 11:00:00 - 2025-10-22 11:00:00
在搜索视图中,你应当能看到如下内容:
HyperDX 会以浏览器的本地时区显示时间戳。演示数据的时间范围为 2025-10-20 11:00:00 - 2025-10-21 11:00:00 UTC。设置较宽的时间范围可以确保无论你所在的时区如何,都能看到演示日志。看到日志后,你可以将时间范围缩小到 24 小时,以获得更清晰的可视化效果。


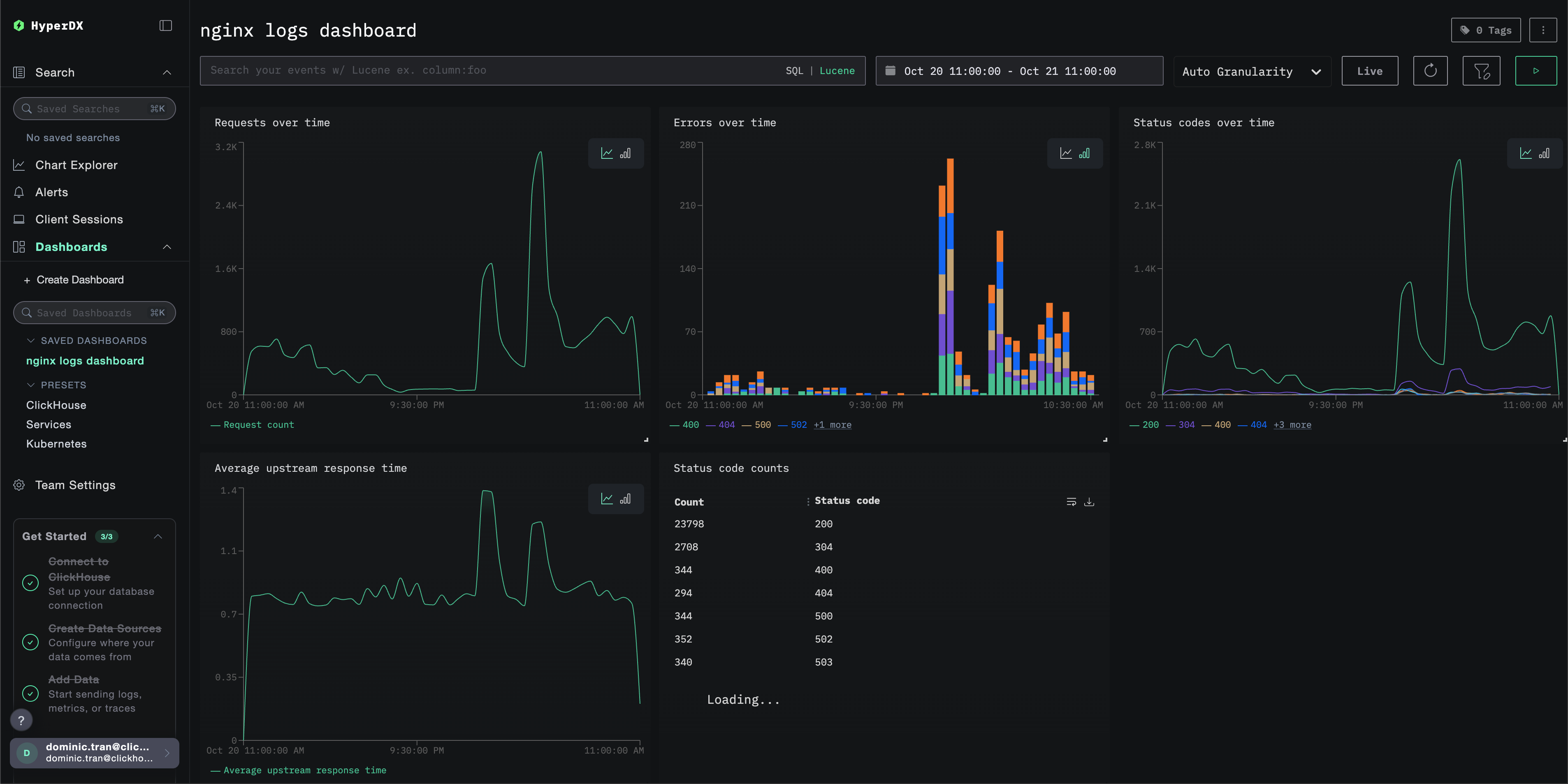
仪表盘与可视化
为了帮助你开始使用 ClickStack 监控 Nginx,我们提供了用于 Nginx 日志的基础可视化仪表盘。
导入预置仪表盘
- 打开 HyperDX 并导航到 Dashboards 页面。
- 点击右上角省略号下的 "Import Dashboard"。

- 上传 nginx-logs-dashboard.json 文件并点击完成导入。

仪表盘会被创建,并预先配置好所有可视化组件
对于演示数据集,将时间范围设置为 2025-10-20 11:00:00 - 2025-10-21 11:00:00 (UTC)(可根据你的本地时区进行调整)。导入的仪表盘默认不会指定时间范围。

故障排查
自定义配置未加载
- 检查环境变量 CUSTOM_OTELCOL_CONFIG_FILE 是否设置正确
- 检查自定义配置文件是否已挂载到 /etc/otelcol-contrib/custom.config.yaml
- 查看自定义配置内容,确认其内容可读
HyperDX 中未显示日志
- 确保 nginx 正在输出 JSON 格式的日志
- 检查采集器是否能读取日志
- 确认有效配置中包含你的 filelog 接收器
- 检查采集器日志是否存在错误
后续步骤
如果你希望进一步探索仪表板,可以尝试以下操作:
- 为关键指标设置告警(错误率、延迟阈值)
- 为特定使用场景创建额外的仪表板(API 监控、安全事件)