使用 ClickStack 监控主机日志
本指南介绍如何通过配置 OpenTelemetry collector,从 systemd、内核、SSH、cron 以及其他系统服务收集日志,从而使用 ClickStack 监控主机系统日志。主要内容包括:
- 配置 OTel collector 读取系统日志文件
- 使用自定义配置部署 ClickStack
- 使用预构建的仪表盘可视化主机日志中的关键信息(错误、警告、服务活动)
如果希望在为生产主机配置之前先测试集成,可以使用提供的包含示例日志的演示数据集。
所需时间:5–10 分钟
与现有主机集成
本节介绍如何通过修改 ClickStack OTel collector 的配置,使其读取所有系统日志文件(包括 syslog、auth、kernel、daemon 以及应用程序日志),从而将您现有主机的系统日志发送到 ClickStack。
如果您希望在配置自己的现有环境之前先测试主机日志集成,可以在「演示数据集」一节中使用我们预配置的环境和示例数据进行测试。
前置条件
- 正在运行的 ClickStack 实例
- 带有 syslog 文件的系统
- 具有访问并修改 ClickStack 配置文件的权限
验证 syslog 文件是否存在
首先,验证您的系统是否正在写入 syslog 文件:
常见 syslog 位置:
- Ubuntu/Debian:
/var/log/syslog - RHEL/CentOS/Fedora:
/var/log/messages - macOS:
/var/log/system.log
创建自定义 OTel collector 配置
ClickStack 允许您通过挂载自定义配置文件和设置环境变量来扩展基础 OpenTelemetry Collector 配置。
创建一个名为 host-logs-monitoring.yaml 的文件,包含您系统的配置:
- 现代版 Linux(Ubuntu 24.04+)
- 传统版 Linux(Ubuntu 20.04、RHEL、CentOS)
- macOS
所有配置:
- 从默认位置读取 syslog 文件
- 解析 syslog 格式,从中提取结构化字段(timestamp、hostname、unit/service、PID、message)
- 保留日志的原始时间戳
- 在 HyperDX 中添加
source: host-logs属性以便进行筛选 - 经由专用管道将日志路由到 ClickHouse exporter
- 你只需要在自定义配置中定义新的 receiver 和 pipeline
- 处理器(
memory_limiter、transform、batch)和导出器(clickhouse)已在基础 ClickStack 配置中定义好,您只需按名称引用它们即可 - 该正则表达式解析器会从 syslog 格式中提取 systemd 单元名、PID 以及其他元数据
- 此配置将
start_at设置为end,以避免在 collector 重启时重复摄取日志。用于测试时,可将其改为start_at: beginning,以便立即查看历史日志。
配置 ClickStack 加载自定义配置
要在现有的 ClickStack 部署中启用自定义采集器配置,您必须:
- 将自定义配置文件挂载到路径
/etc/otelcol-contrib/custom.config.yaml - 将环境变量设置为
CUSTOM_OTELCOL_CONFIG_FILE=/etc/otelcol-contrib/custom.config.yaml - 挂载 syslog 目录,使采集器可以读取这些日志
选项 1:Docker Compose
更新您的 ClickStack 部署配置:
选项 2:Docker Run(一体化镜像)
如果您使用 docker run 运行一体化镜像:
确保 ClickStack 采集器具有读取 syslog 文件的相应权限。在生产环境中,请使用只读挂载(:ro)并遵循最小权限原则。
在 HyperDX 中验证日志
配置完成后,登录 HyperDX 并验证日志是否正常流入:
- 进入搜索视图
- 将 Source 设置为 Logs
- 按
source:host-logs过滤以查看主机相关日志 - 你应该会看到结构化的日志条目,其中包含
unit、hostname、pid、message等字段。


演示数据集
对于希望在配置生产系统之前先测试主机日志集成的用户,我们提供了一个预生成的系统日志示例数据集,其日志模式接近真实环境。
下载示例数据集
下载示例日志文件:
数据集包括:
- 系统启动序列
- SSH 登录活动(成功和失败尝试)
- 安全事件(暴力破解攻击以及 fail2ban 的响应)
- 计划维护任务(cron 作业、anacron)
- 服务重启(rsyslog)
- 内核消息和防火墙活动
- 正常运行日志与重要事件的混合
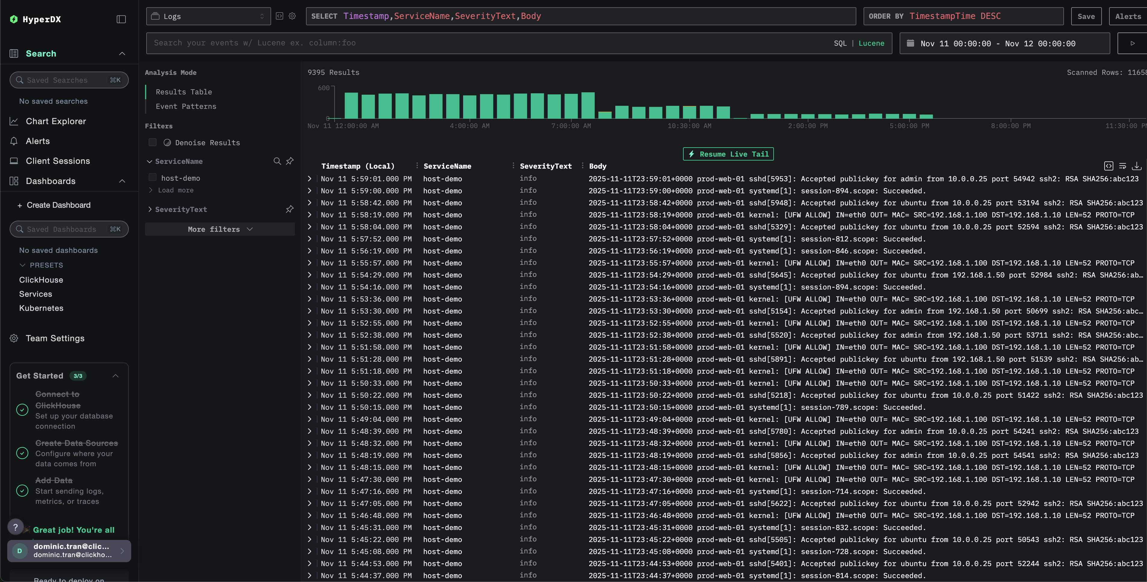
在 HyperDX 中验证日志
在 ClickStack 运行后:
- 打开 HyperDX 并登录到你的账号(你可能需要先创建账号)
- 进入搜索视图,并将 source 设置为
Logs - 将时间范围设置为 2025-11-10 00:00:00 - 2025-11-13 00:00:00


HyperDX 会以浏览器的本地时区显示时间戳。演示数据覆盖的时间范围为 2025-11-11 00:00:00 - 2025-11-12 00:00:00 (UTC)。设置较宽的时间范围可以确保无论你身在何处都能看到演示日志。在看到日志之后,你可以将时间范围缩小到 24 小时,以获得更清晰的可视化效果。
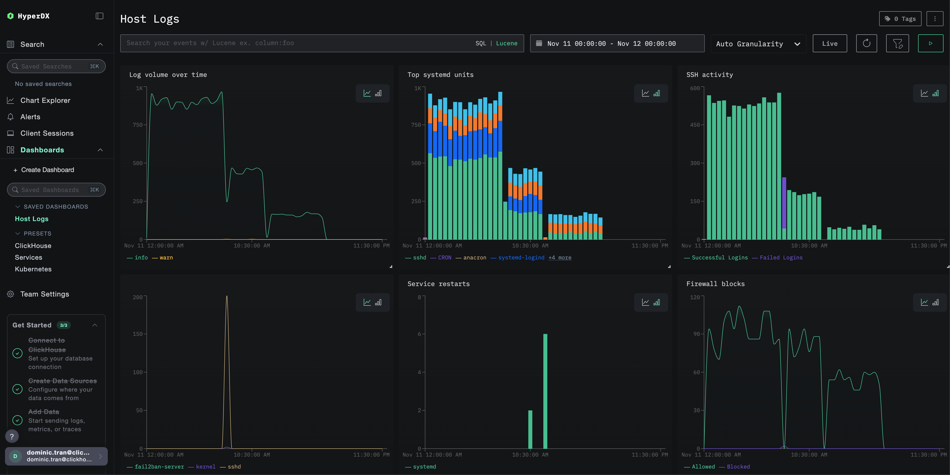
仪表板和可视化
为了帮助你开始使用 ClickStack 监控主机日志,我们提供了系统日志的关键可视化图表。
导入预构建的仪表板
- 打开 HyperDX 并导航到 Dashboards 部分
- 点击右上角省略号菜单中的 Import Dashboard

- 上传
host-logs-dashboard.json文件并点击 Finish Import

查看仪表板
系统会创建仪表板,并预先配置好所有可视化图表:

关键可视化包括:
- 按严重级别划分的日志量随时间变化情况
- 生成日志最多的 systemd 单元
- SSH 登录活动(成功 vs 失败)
- 防火墙活动(阻止 vs 允许)
- 安全事件(登录失败、封禁、拦截)
- 服务重启活动
对于演示数据集,请将时间范围设置为 2025-11-11 00:00:00 - 2025-11-12 00:00:00 (UTC)(并根据你的本地时区进行调整)。导入的仪表板默认不会指定时间范围。
故障排查
自定义配置未生效
确认环境变量已设置:
检查自定义配置文件是否已挂载并可读:
HyperDX 中没有日志显示
验证 syslog 文件是否存在且正在被写入:
验证 Collector 是否能读取日志:
检查生效的配置中是否包含 filelog 接收器:
检查 collector 日志中是否存在错误:
如果使用演示数据集,请检查日志文件是否可访问:
日志解析不正确
请确认您的 syslog 格式与所选配置一致:
适用于现代 Linux(Ubuntu 24.04 及更高版本):
适用于旧版 Linux 或 macOS 系统:
如果你的格式不同,请在创建自定义 OTel collector 配置章节中选择相应的配置选项卡。
后续步骤
在完成主机日志监控设置之后:
- 为关键系统事件(服务故障、身份验证失败、磁盘告警)配置告警
- 按特定单元进行过滤,以监控特定服务
- 将主机日志与应用日志进行关联,以实现全面的故障排查
- 创建用于安全监控的自定义仪表板(SSH 登录尝试、sudo 使用情况、防火墙拦截)
部署到生产环境
本指南基于 ClickStack 内置的 OpenTelemetry Collector 实现快速搭建。对于生产环境部署,建议运行自有的 OTel Collector,并将数据发送到 ClickStack 的 OTLP 端点。有关生产环境配置,请参见发送 OpenTelemetry 数据。