使用 ClickStack 监控 AWS CloudWatch 日志
本指南演示如何使用 OpenTelemetry Collector 的 AWS CloudWatch receiver 将 AWS CloudWatch 日志转发到 ClickStack。您将学习如何:
- 配置 OpenTelemetry Collector 以从 CloudWatch 拉取日志
- 设置 AWS 凭证和 IAM 权限
- 通过 OTLP 将 CloudWatch 日志发送到 ClickStack
- 过滤并自动发现日志组
- 使用预构建的仪表板可视化 CloudWatch 日志模式
如果您希望在配置生产 AWS 环境之前先测试集成,可以使用提供的包含示例日志的演示数据集。
所需时间:10–15 分钟
概览
AWS CloudWatch 是一项用于监控 AWS 资源和应用程序的服务。虽然 CloudWatch 提供日志聚合功能,但将日志转发到 ClickStack 可以让你:
- 在统一的平台中将日志与指标和分布式追踪一起分析
- 使用 ClickHouse 的 SQL 接口查询日志
- 通过归档或缩短 CloudWatch 的保留期限来降低成本
本指南将说明如何使用 OpenTelemetry Collector 将 CloudWatch 日志转发到 ClickStack。
与现有 CloudWatch 日志组集成
本节介绍如何配置 OpenTelemetry Collector,从现有的 CloudWatch 日志组中获取日志并将其转发到 ClickStack。
如果希望在配置生产环境之前先测试集成效果,可以使用我们的演示数据集进行测试,详见演示数据集部分。
先决条件
- 已在运行的 ClickStack 实例
- 拥有 CloudWatch 日志组的 AWS 账户
- 具备相应 IAM 权限的 AWS 凭证
与基于文件的日志集成(如 nginx、Redis)不同,CloudWatch 需要运行一个独立的 OpenTelemetry Collector 来轮询 CloudWatch API。由于该 Collector 需要使用 AWS 凭证并访问 AWS API,因此无法在 ClickStack 的一体化镜像中运行。
获取 ClickStack API 密钥
OpenTelemetry Collector 将数据发送到 ClickStack 的 OTLP 端点,该端点需要进行身份验证。
- 在浏览器中打开你的 ClickStack URL (例如 http://localhost:8080) 以访问 HyperDX
- 如有需要,请先创建账户或登录
- 前往 Team Settings → API Keys
- 复制您的 摄取 API key

将此值保存为环境变量:
配置 AWS 凭证
将 AWS 凭证导出为环境变量。具体方法取决于您的身份验证类型:
对于 AWS SSO 用户(推荐大多数组织使用):
将 YOUR_PROFILE_NAME 替换为您的 AWS SSO 配置文件名称(例如 AccountAdministrators-123456789)。
对于具有长期凭证的 IAM 用户:
所需 IAM 权限:
与这些凭证关联的 AWS 账户需要以下 IAM 策略以读取 CloudWatch 日志:
将 YOUR_ACCOUNT_ID 替换为您的 AWS 账户 ID。
配置 CloudWatch 接收器
创建一个 otel-collector-config.yaml 文件,配置 CloudWatch 接收器。
示例 1:命名日志组(推荐)
此配置从特定的命名日志组中收集日志:
示例 2:使用前缀自动发现日志组
此配置自动发现并收集最多 100 个以 /aws/lambda 为前缀的日志组的日志:
配置参数:
region: 日志组所在的 AWS 区域poll_interval: 检查新日志的时间间隔(例如,1m、5m)max_events_per_request: 每个请求最多获取的日志事件数量groups.autodiscover.limit: 自动发现的日志组最大数量groups.autodiscover.prefix: 通过前缀过滤日志组groups.named: 明确列出需要收集的日志组名称
如需了解更多配置选项,请参阅 CloudWatch 接收器文档。
替换以下内容:
${CLICKSTACK_API_KEY}→ 使用您先前设置的环境变量http://localhost:4318→ ClickStack 端点(如果是远程运行,请使用 ClickStack 主机地址)us-east-1→ 您的 AWS 区域- 日志组名称/前缀 → 您实际的 CloudWatch 日志组
CloudWatch 接收器仅获取最近时间窗口的日志(基于 poll_interval)。首次启动时从当前时间开始采集。默认不会检索历史日志。
在 HyperDX 中验证日志
收集器运行后:
- 在浏览器中打开 http://localhost:8080 (或您的 ClickStack URL) 以访问 HyperDX
- 转到 Logs 视图
- 等待 1–2 分钟,日志会开始出现(具体时间取决于您的轮询间隔设置)
- 在 CloudWatch 日志组中搜索日志

在日志中查找这些关键属性:
ResourceAttributes['aws.region']:您的 AWS 区域(例如:“us-east-1”)ResourceAttributes['cloudwatch.log.group.name']:CloudWatch 日志组名称ResourceAttributes['cloudwatch.log.stream']: 日志流名称Body: 日志消息的实际内容

演示数据集
对于希望在配置生产环境中的 AWS 之前先测试 CloudWatch 日志集成的用户,我们提供了一个示例数据集,其中包含预先生成的日志,展示了来自多个 AWS 服务的真实使用模式。
下载示例数据集
该数据集包含来自多个服务、时长为 24 小时的 CloudWatch 日志:
- Lambda functions:支付处理、订单管理、身份验证
- ECS services:带有速率限制和超时配置的 API 网关
- Background jobs:带重试模式的批处理任务
验证演示数据
导入完成后:
- 在浏览器中打开 http://localhost:8080 并登录(如有需要先创建账户)
- 进入 Logs 视图
- 将时间范围设置为 2025-12-07 00:00:00 - 2025-12-08 00:00:00 (UTC)
- 搜索
cloudwatch-demo或按LogAttributes['source'] = 'cloudwatch-demo'进行过滤
您应该可以看到来自多个 CloudWatch 日志组的日志。

HyperDX 会使用您浏览器的本地时区显示时间戳。演示数据覆盖的时间范围为 2025-12-07 00:00:00 - 2025-12-08 00:00:00 (UTC)。请将时间范围设置为 2025-12-06 00:00:00 - 2025-12-09 00:00:00,以确保无论您身在何处都能看到演示日志。确认可以看到日志后,可以再将范围缩小到 24 小时,以获得更清晰的可视化效果。
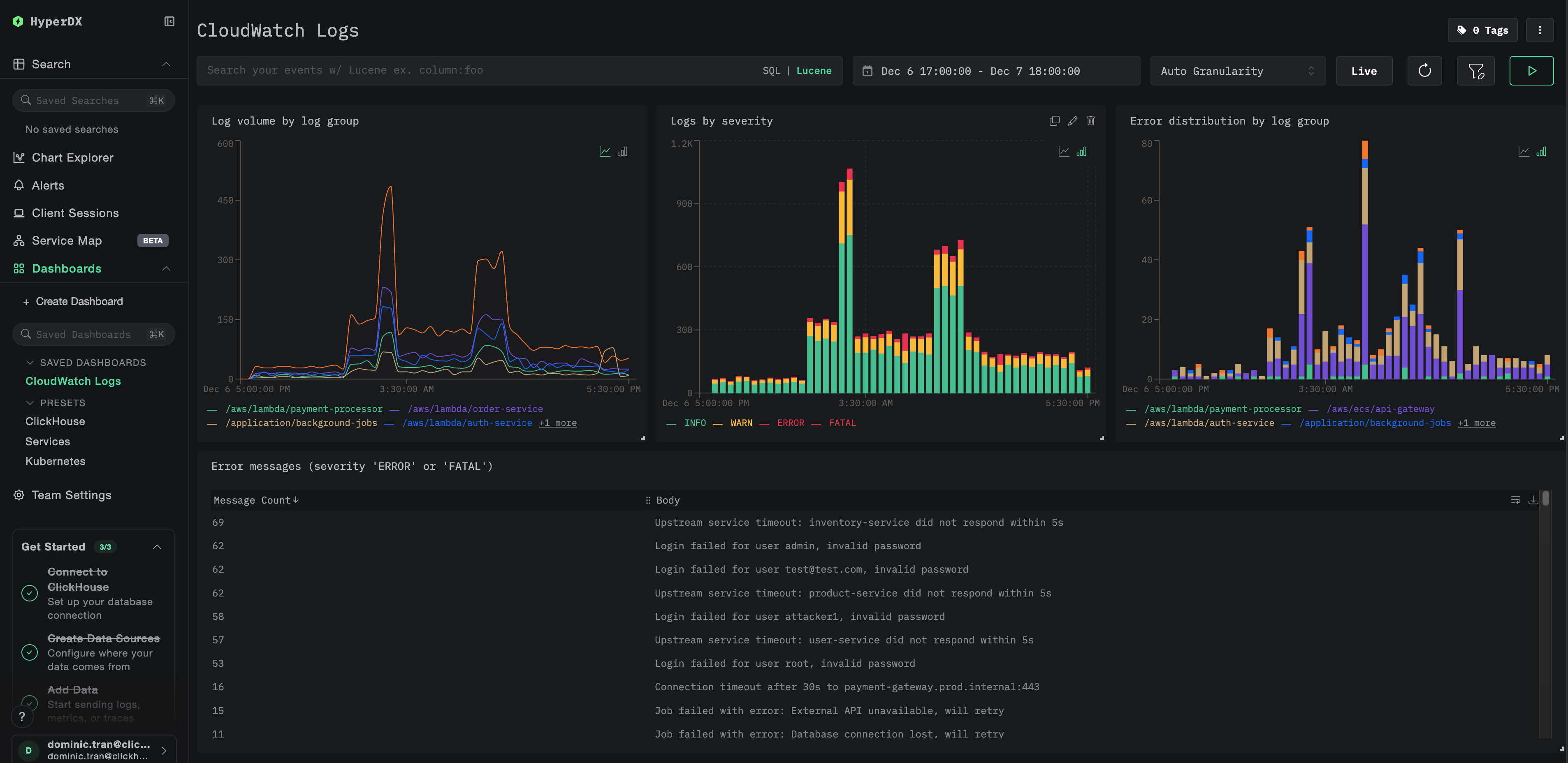
仪表板和可视化
为了帮助您使用 ClickStack 监控 CloudWatch 日志,我们提供了一个预先构建好的仪表板,其中包含关键可视化图表。
导入仪表板
- 打开 HyperDX 并导航到 Dashboards 部分
- 在右上角的省略号菜单中点击 Import Dashboard

- 上传
cloudwatch-logs-dashboard.json文件并点击 Finish Import

查看仪表板
系统会创建仪表板,并预先配置好所有可视化图表:

对于示例数据集,将时间范围设置为 2025-12-07 00:00:00 - 2025-12-08 00:00:00 (UTC)(可根据您的本地时区进行调整)。导入的仪表板默认不会指定时间范围。
故障排查
在 HyperDX 中没有显示任何日志
验证 AWS 凭证已正确配置:
如果此步骤失败,则表示你的凭证无效或已过期。
检查 IAM 权限:
确保你的 AWS 凭证具有所需的 logs:DescribeLogGroups 和 logs:FilterLogEvents 权限。
检查收集器日志中的错误:
常见错误:
The security token included in the request is invalid:凭证无效或已过期。对于临时凭证(SSO),请确保已设置AWS_SESSION_TOKEN。operation error CloudWatch Logs: FilterLogEvents, AccessDeniedException:IAM 权限不足failed to refresh cached credentials, no EC2 IMDS role found:未设置 AWS 凭证相关的环境变量connection refused:ClickStack 端点无法访问
验证 CloudWatch 日志组是否存在且包含最近的日志:
只看到旧日志或缺少最新日志
CloudWatch receiver 默认从“当前时间”开始:
当 collector 第一次启动时,它会在当前时间创建一个检查点,并且只获取该时间点之后的日志。之前的历史日志不会被拉取。
如需采集最近一段时间的历史日志:
先停止并删除该 collector 的检查点,然后重新启动:
接收器将创建一个新的检查点,并从当前时间开始拉取日志。
安全令牌无效 / 凭证已过期
如果使用临时凭证(AWS SSO、assumed role),这些凭证会在一段时间后失效。
重新导出最新凭证:
高延迟或缺失最近日志
缩短轮询间隔:
默认的 poll_interval 为 1 分钟。若需要接近实时的日志,请将该值适当调小:
注意: 轮询间隔越短,对 AWS API 的调用次数越多,可能会导致更高的 CloudWatch API 费用。
Collector 内存占用过高
减小批处理大小或增加超时时间:
限制自动发现范围:
后续步骤
现在 CloudWatch 日志已经持续流入 ClickStack:
- 为关键事件(连接失败、错误激增)配置告警
- 既然日志已经在 ClickStack 中,可以通过调整保留期或归档到 S3 来降低 CloudWatch 成本
- 通过在收集器配置中排除噪声较大的日志组来过滤噪声,从而减少摄取量
进入生产环境
本指南演示如何使用 Docker Compose 在本地运行 OpenTelemetry Collector 进行测试。对于生产环境部署,应在具备 AWS 访问权限的基础设施上运行 Collector(带有 IAM 角色的 EC2、使用 IRSA 的 EKS,或带有任务角色的 ECS),以免手动管理访问密钥。将 Collector 部署在与 CloudWatch 日志组相同的 AWS 区域,以降低延迟和成本。
有关生产部署模式和 Collector 配置示例,请参阅使用 OpenTelemetry 进行数据摄取。