Мониторинг логов Cloudflare с ClickStack
В этом руководстве показано, как настроить приём логов Cloudflare в ClickStack с помощью ClickPipes. Cloudflare Logpush записывает логи в S3, а ClickPipes непрерывно загружает новые файлы в ClickHouse. В отличие от большинства руководств по интеграции ClickStack, где используется OpenTelemetry Collector, в этом руководстве ClickPipes используется для прямого получения данных из S3.
Если вы хотите изучить панели мониторинга до настройки приёма данных в рабочей среде, доступен демонстрационный набор данных.
Обзор
Cloudflare Logpush экспортирует журналы HTTP-запросов в такие целевые системы, как Amazon S3. Перенаправление этих логов в ClickStack позволяет:
- Анализировать трафик на edge-узлах, производительность кэша и события безопасности вместе с другими данными обсервабилити
- Выполнять запросы к логам с помощью ClickHouse SQL
- Хранить логи дольше стандартного срока хранения в Cloudflare
В этом руководстве ClickPipes используются для непрерывной ингестии файлов журналов Cloudflare из S3 в ClickHouse. S3 выступает как надёжный буфер между Cloudflare и ClickHouse, обеспечивая семантику exactly-once и возможность повторной обработки.
Cloudflare Logpush также поддерживает прямую отправку логов в HTTP-эндпоинты. Поскольку Cloudflare экспортирует логи в формате JSON с разделением по строкам (NDJSON), а ClickHouse изначально поддерживает этот формат через JSONEachRow, вы можете направить Logpush напрямую на HTTP-интерфейс ClickHouse Cloud, используя следующий формат URL эндпоинта:
Замените YOUR_CLICKHOUSE_HOST на имя хоста ClickHouse Cloud, а BASE64_CREDENTIALS — на ваши учетные данные, закодированные в Base64 (echo -n 'default:YOUR_PASSWORD' | base64).
Этот вариант проще в настройке (не требуется настраивать S3, SQS или IAM), но Cloudflare Logpush не может восстановить исторические данные в случае сбоя доставки — поэтому, если ClickHouse недоступен во время отправки, эти логи будут потеряны безвозвратно.
Интеграция с существующим Cloudflare Logpush
В этом разделе предполагается, что Cloudflare Logpush уже настроен для экспорта логов в S3. Если нет, сначала воспользуйтесь руководством Cloudflare по настройке AWS S3.
Предварительные требования
- Сервис ClickHouse Cloud запущен (ClickPipes — функция только для Cloud и недоступна в ClickStack OSS)
- Cloudflare Logpush активно записывает логи в S3 бакет
- Имя S3 бакета и регион, в который Cloudflare записывает логи
Настройка аутентификации S3
ClickPipes требует разрешения на чтение из вашего S3 бакета. Следуйте руководству Безопасный доступ к данным S3, чтобы настроить доступ на основе роли IAM или доступ на основе учётных данных.
Полные сведения об аутентификации и разрешениях ClickPipes S3 см. в справочной документации по S3 ClickPipes.
Создание задания ClickPipes
- Консоль ClickHouse Cloud → Источники данных → Создать ClickPipe
- Источник: Amazon S3

Подключение:
- Путь к файлу S3: Путь к бакету журналов Cloudflare с шаблоном подстановки для выбора файлов. Если вы включили в Logpush ежедневные вложенные папки, используйте
**, чтобы охватить файлы во всех подкаталогах:- Без подпапок:
https://your-bucket.s3.us-east-1.amazonaws.com/logs/* - Подпапки по дням:
https://your-bucket.s3.us-east-1.amazonaws.com/logs/**/*
- Без подпапок:
- Аутентификация: выберите метод аутентификации и укажите учетные данные или ARN роли IAM
Настройки ингестии:
Нажмите Incoming data, затем настройте:
- Включите непрерывную ингестию
- Сортировка: Лексикографический порядок

Cloudflare Logpush записывает файлы с именами на основе даты (например, 20250127/...), что обеспечивает естественный лексикографический порядок. ClickPipes проверяет наличие новых файлов каждые 30 секунд и принимает любой файл, имя которого лексикографически больше имени последнего обработанного файла.
Сопоставление схемы:
Нажмите Parse information. ClickPipes выполняет выборку из файлов журналов и автоматически определяет схему. Проверьте сопоставленные столбцы и при необходимости скорректируйте типы данных. Задайте ключ сортировки для целевой таблицы — для журналов Cloudflare хорошим вариантом будет (EdgeStartTimestamp, ClientCountry, EdgeResponseStatus).

Нажмите Complete Setup.
При первом создании ClickPipes выполняет начальную загрузку всех существующих файлов по указанному пути, после чего переключается в режим непрерывного опроса. Если ваш бакет содержит большой накопленный объём логов Cloudflare, начальная загрузка может занять некоторое время.
Настройка источника данных HyperDX
ClickPipes осуществляет приём логов Cloudflare в плоскую таблицу с нативными именами полей Cloudflare. Чтобы просматривать эти логи в HyperDX, настройте пользовательский источник данных, который сопоставляет столбцы Cloudflare с представлением логов HyperDX.
- Откройте HyperDX → Настройки команды → Источники

- Нажмите Add source и задайте следующие параметры. Нажмите Configure Optional Fields, чтобы получить доступ ко всем полям:

| Параметр | Значение |
|---|---|
| Название | Cloudflare Logs |
| Тип исходных данных | Лог |
| База данных | default |
| Таблица | cloudflare_http_logs |
| Столбец с временной меткой | toDateTime(EdgeStartTimestamp / 1000000000) |
| SELECT по умолчанию | EdgeStartTimestamp, ClientRequestMethod, ClientRequestURI, EdgeResponseStatus, ClientCountry |
| Выражение для имени сервиса | 'cloudflare' |
| Выражение для уровня логирования | multiIf(EdgeResponseStatus >= 500, 'ERROR', EdgeResponseStatus >= 400, 'WARN', 'INFO') |
| Выражение для тела | concat(ClientRequestMethod, ' ', ClientRequestURI, ' ', toString(EdgeResponseStatus)) |
| Выражение для атрибутов логов | map('http.method', ClientRequestMethod, 'http.status_code', toString(EdgeResponseStatus), 'http.url', ClientRequestURI, 'client.country', ClientCountry, 'client.ip', ClientIP, 'cache.status', CacheCacheStatus, 'bot.score', toString(BotScore), 'cloudflare.ray_id', RayID, 'cloudflare.colo', EdgeColoCode) |
| Выражение для атрибутов ресурса | map('cloudflare.zone', ClientRequestHost) |
| Неявное выражение для столбца | concat(ClientRequestMethod, ' ', ClientRequestURI) |
- Нажмите Save Source

Это позволяет напрямую сопоставлять нативные столбцы Cloudflare с просмотрщиком журналов HyperDX без какого-либо преобразования или дублирования данных. В поле Body отображается сводка запроса, например GET /api/v1/users 200, а все поля Cloudflare доступны как атрибуты для поиска.
Проверка данных в HyperDX
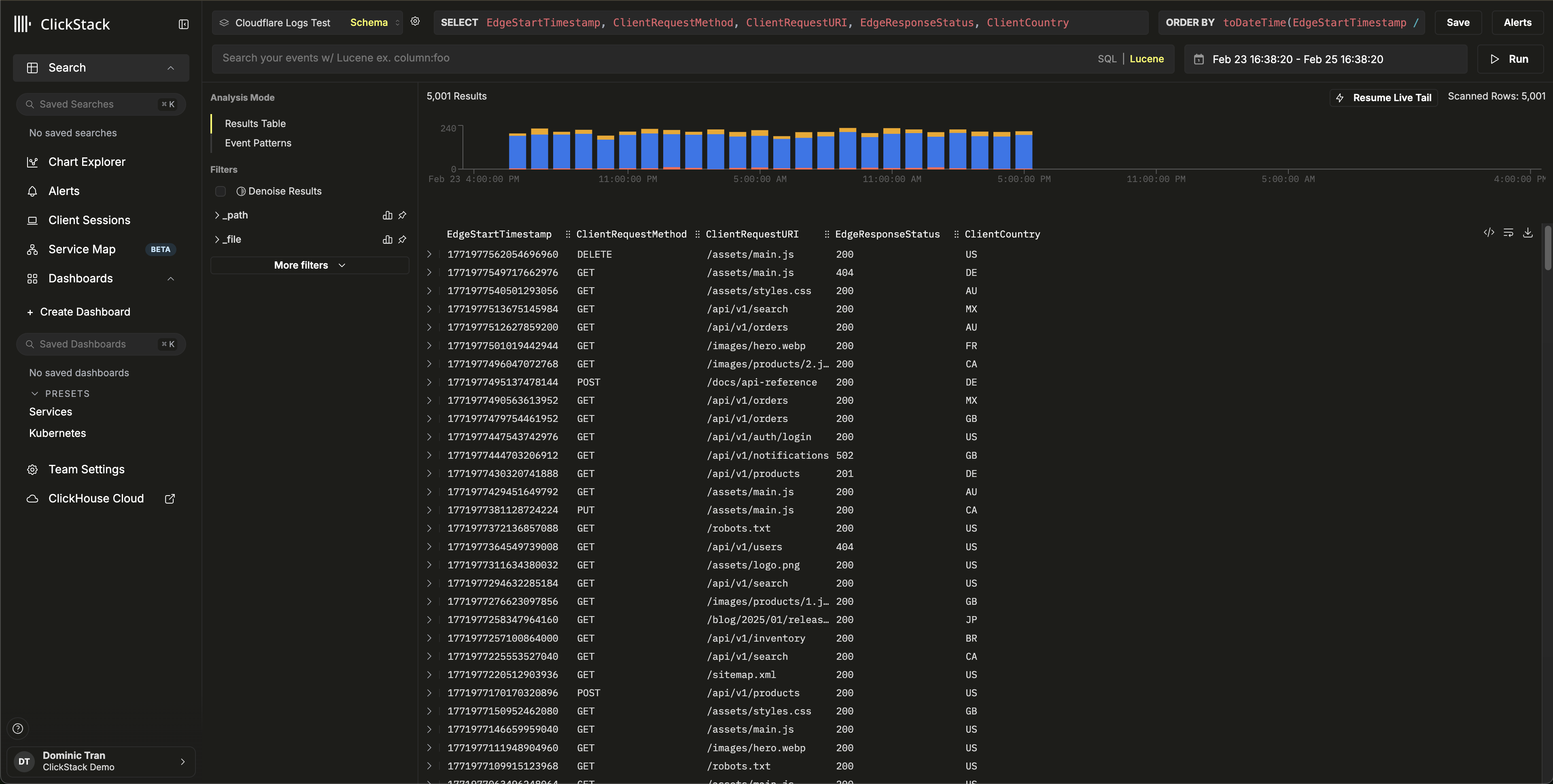
Перейдите в представление Search и выберите источник Cloudflare Logs. Задайте временной диапазон, охватывающий ваши данные. Вы должны увидеть записи логов с:
- Сводки запросов в столбце Body (например,
GET /api/v1/users 200) - Уровни серьёзности с цветовой индикацией в зависимости от HTTP-статуса (INFO для 2xx, WARN для 4xx, ERROR для 5xx)
- Атрибуты для поиска, такие как
http.status_code,client.country,cache.statusиbot.score


Демонстрационный набор данных
Для пользователей, которые хотят протестировать интеграцию перед настройкой рабочего Cloudflare Logpush, мы предоставляем пример набора данных с реалистичными журналами HTTP-запросов.
Запустите ClickPipes с демонстрационным набором данных
- Консоль ClickHouse Cloud → Data Sources → Create ClickPipe
- Источник: Amazon S3
- Аутентификация: Public
- Путь к файлу S3:
https://datasets-documentation.s3.eu-west-3.amazonaws.com/clickstack-integrations/cloudflare/cloudflare-http-logs.json - Нажмите Incoming data
- Выберите JSON в качестве формата
- Нажмите Parse information и проверьте обнаруженную схему
- Укажите Table name:
cloudflare_http_logs - Нажмите Complete Setup
Набор данных включает 5 000 записей журналов HTTP-запросов за 24 часа с реалистичными паттернами, включая трафик из нескольких стран, попадания и промахи кэша, запросы к API и статическим ресурсам, ответы с ошибками и события безопасности.
Настройте источник данных HyperDX
Следуйте шагам настройки источника данных, чтобы создать источник HyperDX, указывающий на таблицу cloudflare_http_logs. Если вы уже настроили источник в разделе интеграции для production, этот шаг не требуется.
Проверьте демонстрационные данные
Перейдите в представление Search в HyperDX, выберите источник Cloudflare Logs и задайте временной диапазон 2026-02-23 00:00:00 - 2026-02-26 00:00:00.
Вы должны увидеть записи журналов со сводками по запросам, доступными для поиска атрибутами Cloudflare и уровнями серьёзности на основе кодов состояния HTTP.


HyperDX отображает временные метки в локальном часовом поясе вашего браузера. Демонстрационные данные охватывают диапазон 2026-02-24 00:00:00 - 2026-02-25 00:00:00 (UTC). Широкий временной диапазон гарантирует, что вы увидите демонстрационные журналы независимо от вашего местоположения. После этого вы можете сузить диапазон до 24 часов для более наглядной визуализации.
Панели мониторинга и визуализация
Импорт панели мониторинга
- HyperDX → Dashboards → Import Dashboard

- Загрузите
cloudflare-logs-dashboard.json→ Finish Import

Просмотр панели мониторинга

Для демонстрационного набора данных задайте временной диапазон 2026-02-24 00:00:00 - 2026-02-25 00:00:00 (UTC) (с поправкой на ваш местный часовой пояс). В импортированной панели мониторинга временной диапазон по умолчанию не задан.
Устранение неполадок
Данные не появляются в ClickHouse
Проверьте, что таблица создана и содержит данные:
Если таблица существует, но пуста, проверьте наличие ошибок в ClickPipes: ClickHouse Cloud Console → Data Sources → ваш ClickPipe → Logs. Если возникают проблемы с аутентификацией при доступе к приватным бакетам, см. документацию по управлению доступом для S3 ClickPipes.
Журналы не отображаются в HyperDX
Если данные есть в ClickHouse, но не видны в HyperDX, проверьте конфигурацию источника данных:
- Убедитесь, что для
cloudflare_http_logsв HyperDX → Team Settings → Sources создан источник - Убедитесь, что в поле Timestamp Column указано значение
toDateTime(EdgeStartTimestamp / 1000000000)— временные метки Cloudflare заданы в наносекундах и должны быть преобразованы - Убедитесь, что выбранный в HyperDX временной диапазон охватывает эти данные. Для демонстрационного набора данных используйте 2026-02-23 00:00:00 - 2026-02-26 00:00:00
Следующие шаги
- Настройте оповещения для событий безопасности (блокировки WAF, всплески бот-трафика, пороговые значения уровня ошибок)
- Оптимизируйте политики хранения с учетом объема данных
- Создайте дополнительные панели мониторинга для конкретных сценариев использования (производительность API, оптимизация кэша, анализ географии трафика)
Переход к production
В этом руководстве показано, как выполнять приём журналов Cloudflare с использованием общедоступного демонстрационного набора данных. Для production-развертываний настройте Cloudflare Logpush на запись в собственный S3 бакет и настройте ClickPipes с аутентификацией на основе IAM-ролей для безопасного доступа. Выбирайте только те поля Logpush, которые вам нужны, чтобы снизить затраты на хранение и объём ингестии. Включите в Logpush ежедневные подпапки для более удобной организации файлов и используйте **/* в шаблоне пути ClickPipes, чтобы сопоставлять файлы во всех подкаталогах.
Дополнительные параметры конфигурации, включая неупорядоченную ингестию на основе SQS для обработки дозагрузки исторических данных и файлов, поступающих не по порядку, см. в документации по S3 ClickPipes.