본문으로 바로가기
본문으로 바로가기

ClickStack를 사용한 Systemd 로그 모니터링

TL;DR

OpenTelemetry Collector의 journald receiver를 사용해 ClickStack에서 systemd 저널 로그를 수집하고 시각화합니다. 데모 데이터셋과 미리 구축된 대시보드가 포함되어 있습니다.

기존 시스템과의 통합

OpenTelemetry Collector를 journald receiver와 함께 실행하여 기존 Linux 시스템의 journald 로그를 모니터링하고, 시스템 로그를 수집해 OTLP를 통해 ClickStack으로 전송합니다.

기존 설정을 변경하지 않고 먼저 이 통합을 테스트해 보고 싶다면 데모 데이터 세트 섹션으로 이동하십시오.

사전 준비 사항
  • ClickStack 인스턴스가 실행 중일 것
  • systemd를 사용하는 Linux 시스템 (Ubuntu 16.04+, CentOS 7+, Debian 8+)
  • 모니터링 대상 시스템에 Docker 또는 Docker Compose가 설치되어 있을 것

ClickStack API key 가져오기

OpenTelemetry Collector는 인증이 필요한 ClickStack의 OTLP 엔드포인트로 데이터를 전송합니다.

  1. ClickStack URL에서 HyperDX를 엽니다 (예: http://localhost:8080)
  2. 필요하다면 계정을 생성하거나 로그인합니다.
  3. Team Settings → API Keys로 이동합니다.
  4. Ingestion API Key를 복사합니다.
ClickStack API Key
  1. 복사한 값을 환경 변수로 설정합니다:
export CLICKSTACK_API_KEY=your-api-key-here

systemd journal 실행 여부 확인

시스템이 systemd를 사용하고 있으며 journal 로그가 존재하는지 확인합니다:

# systemd 버전 확인
systemctl --version

# 최근 journal 항목 보기
journalctl -n 20

# journal 디스크 사용량 확인
journalctl --disk-usage

journal 저장소가 메모리 전용인 경우, 영구 저장을 활성화합니다:

sudo mkdir -p /var/log/journal
sudo systemd-tmpfiles --create --prefix /var/log/journal
sudo systemctl restart systemd-journald

OpenTelemetry Collector 설정 생성

OpenTelemetry Collector용 설정 파일을 생성합니다:

cat > otel-config.yaml << 'EOF'
receivers:
  journald:
    directory: /var/log/journal
    priority: info
    units:
      - sshd
      - nginx
      - docker
      - containerd
      - systemd

processors:
  batch:
    timeout: 10s
    send_batch_size: 10000
  
  resource:
    attributes:
      - key: service.name
        value: systemd-logs
        action: insert
      - key: host.name
        from_attribute: _HOSTNAME
        action: upsert
  
  attributes:
    actions:
      - key: unit
        from_attribute: _SYSTEMD_UNIT
        action: upsert
      - key: priority
        from_attribute: PRIORITY
        action: upsert

exporters:
  otlphttp:
    endpoint: ${CLICKSTACK_ENDPOINT}
    headers:
      authorization: ${CLICKSTACK_API_KEY}

service:
  pipelines:
    logs:
      receivers: [journald]
      processors: [resource, attributes, batch]
      exporters: [otlphttp]
EOF

Docker Compose로 배포

참고

journald receiver는 journal 파일을 읽기 위해 journalctl 바이너리가 필요합니다. 공식 otel/opentelemetry-collector-contrib 이미지는 기본적으로 journalctl을 포함하지 않습니다.

컨테이너 기반 배포의 경우 collector를 호스트에 직접 설치하거나 systemd 유틸리티가 포함된 커스텀 이미지를 빌드할 수 있습니다. 자세한 내용은 문제 해결 섹션을 참고하십시오.

다음 예시는 ClickStack과 함께 OTel Collector를 배포하는 방법을 보여줍니다:

services:
  clickstack:
    image: clickhouse/clickstack-all-in-one:latest
    ports:
      - "8080:8080"
      - "4317:4317"
      - "4318:4318"
    networks:
      - monitoring
  
  otel-collector:
    image: otel/opentelemetry-collector-contrib:0.115.1
    depends_on:
      - clickstack
    environment:
      - CLICKSTACK_API_KEY=${CLICKSTACK_API_KEY}
      - CLICKSTACK_ENDPOINT=http://clickstack:4318
    volumes:
      - ./otel-config.yaml:/etc/otelcol/config.yaml:ro
      - /var/log/journal:/var/log/journal:ro
      - /run/log/journal:/run/log/journal:ro
      - /etc/machine-id:/etc/machine-id:ro
    command: ["--config=/etc/otelcol/config.yaml"]
    networks:
      - monitoring

networks:
  monitoring:
    driver: bridge

서비스를 시작합니다:

docker compose up -d

HyperDX에서 로그 확인

구성이 완료되면 HyperDX에 로그인하여 로그가 정상적으로 수집되는지 확인합니다:

  1. 「Search」 뷰로 이동합니다.
  2. 「Source」를 「Logs」로 설정합니다.
  3. service.name:systemd-logs로 필터링합니다.
  4. unit, priority, MESSAGE, _HOSTNAME와 같은 필드를 포함한 구조화된 로그 항목이 표시됩니다.
로그 검색 뷰
로그 뷰

데모 데이터 세트

프로덕션 시스템을 구성하기 전에 systemd 로그 연동을 테스트하려는 사용자를 위해, 현실적인 패턴을 반영한 미리 생성된 systemd 로그 샘플 데이터 세트를 제공합니다.

샘플 데이터 세트 다운로드

샘플 로그 파일을 다운로드합니다:

curl -O https://datasets-documentation.s3.eu-west-3.amazonaws.com/clickstack-integrations/systemd/systemd-demo.log

데모 수집기 구성 파일 생성

데모용 구성 파일을 생성합니다:

cat > systemd-demo.yaml << 'EOF'
receivers:
  filelog:
    include:
      - /tmp/systemd-demo/systemd-demo.log
    start_at: beginning
    operators:
      - type: regex_parser
        regex: '^(?P<timestamp>\S+) (?P<hostname>\S+) (?P<unit>\S+?)(?:\[(?P<pid>\d+)\])?: (?P<message>.*)$'
        parse_from: body
        parse_to: attributes
      - type: time_parser
        parse_from: attributes.timestamp
        layout: '%Y-%m-%dT%H:%M:%S%z'
      - type: add
        field: attributes.source
        value: "systemd-demo"

service:
  pipelines:
    logs/systemd-demo:
      receivers: [filelog]
      processors:
        - memory_limiter
        - transform
        - batch
      exporters:
        - clickhouse
EOF

데모 데이터로 ClickStack 실행

데모 로그와 함께 ClickStack을 실행합니다:

docker run -d --name clickstack-demo \
  -p 8080:8080 -p 4317:4317 -p 4318:4318 \
  -e CUSTOM_OTELCOL_CONFIG_FILE=/etc/otelcol-contrib/custom.config.yaml \
  -v "$(pwd)/systemd-demo.yaml:/etc/otelcol-contrib/custom.config.yaml:ro" \
  -v "$(pwd)/systemd-demo.log:/tmp/systemd-demo/systemd-demo.log:ro" \
  clickhouse/clickstack-all-in-one:latest
참고

이 데모에서는 컨테이너 안에 journalctl이 필요 없도록 journald 대신 텍스트 로그와 함께 filelog receiver를 사용합니다.

HyperDX에서 로그 확인

ClickStack이 실행되면 다음을 수행합니다.

  1. HyperDX를 열고 계정에 로그인합니다.
  2. Search 보기로 이동한 뒤 소스를 Logs로 설정합니다.
  3. 시간 범위를 2025-11-14 00:00:00 - 2025-11-17 00:00:00으로 설정합니다.
로그 검색 화면
로그 뷰
시간대 표시

HyperDX는 브라우저의 로컬 시간대에 맞춰 타임스탬프를 표시합니다. 데모 데이터는 2025-11-15 00:00:00 - 2025-11-16 00:00:00 (UTC) 구간에 걸쳐 있습니다. 넓은 시간 범위를 설정하면 사용자의 위치와 관계없이 데모 로그를 확인할 수 있습니다.

대시보드와 시각화

ClickStack으로 systemd 로그 모니터링을 시작할 수 있도록, systemd journal 데이터에 대한 기본적인 시각화를 제공합니다.

대시보드 구성 파일을 다운로드합니다

미리 준비된 대시보드를 가져옵니다

  1. HyperDX를 열고 Dashboards 섹션으로 이동합니다.
  2. 오른쪽 상단의 줄임표 메뉴에서 Import Dashboard를 클릭합니다.
대시보드 가져오기 버튼
  1. systemd-logs-dashboard.json 파일을 업로드하고 Finish Import를 클릭합니다.
가져오기 완료

대시보드를 확인합니다

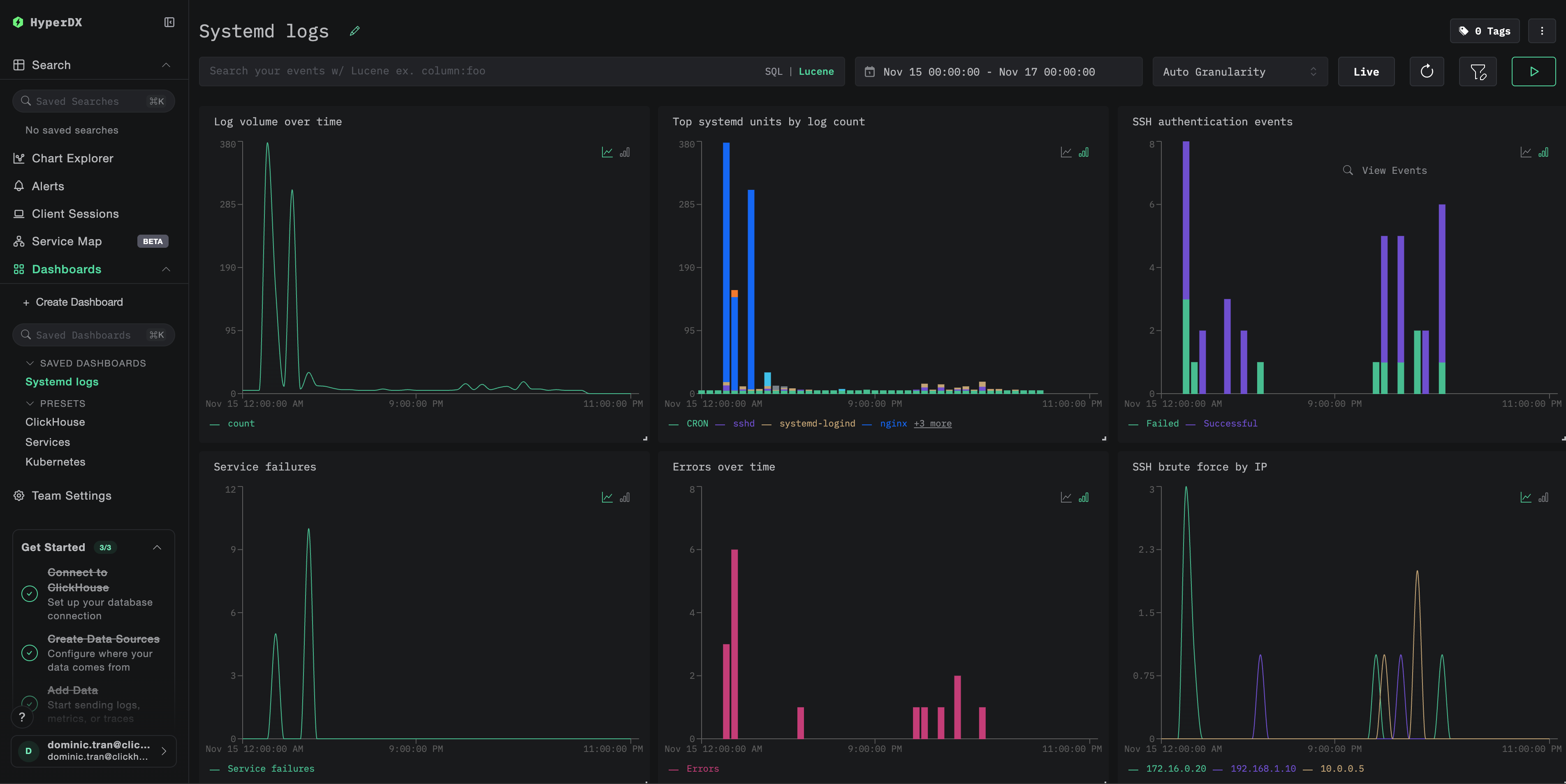
이 대시보드에는 다음과 같은 시각화가 포함됩니다:

  • 시간 경과에 따른 로그량
  • 로그 개수 기준 상위 systemd 유닛
  • SSH 인증 이벤트
  • 서비스 장애
  • 오류 비율
예시 대시보드
참고

데모 데이터셋의 경우, 시간 범위를 **2025-11-15 00:00:00 - 2025-11-16 00:00:00 (UTC)**로 설정하십시오(로컬 시간대에 따라 조정하십시오).

문제 해결

HyperDX에 로그가 표시되지 않습니다

로그가 ClickHouse로 전송되고 있는지 확인하십시오:

docker exec clickstack clickhouse-client --query "
SELECT COUNT(*) as log_count
FROM otel_logs
WHERE ServiceName = 'systemd-logs'
"

결과가 없으면 컬렉터 로그를 확인하십시오.

docker logs otel-collector | grep -i "error\|journald" | tail -20

journalctl not found 오류

exec: "journalctl": executable file not found in $PATH 메시지가 표시되면:

otel/opentelemetry-collector-contrib 이미지는 journalctl을 포함하지 않습니다. 다음 두 가지 중 하나를 수행할 수 있습니다.

  1. 호스트에 collector를 설치:
wget https://github.com/open-telemetry/opentelemetry-collector-releases/releases/download/v0.115.0/otelcol-contrib_0.115.0_linux_amd64.tar.gz
tar -xzf otelcol-contrib_0.115.0_linux_amd64.tar.gz
sudo mv otelcol-contrib /usr/local/bin/
otelcol-contrib --config=otel-config.yaml
  1. journald 내보내기 파일을 filelog 리시버로 읽는 텍스트 내보내기 방식(데모와 유사)을 사용합니다

다음 단계

  • 중요한 시스템 이벤트(서비스 실패, 인증 실패, OOM 종료)에 대한 알림을 설정하십시오
  • 특정 사용 사례(SSH 보안 모니터링, 서비스 상태 확인)를 위한 추가 대시보드를 생성하십시오
  • 불필요한 노이즈를 줄이고 중요한 서비스에 집중할 수 있도록 특정 systemd 유닛으로 필터링하십시오

프로덕션 환경으로 전환하기

이 가이드는 별도의 OpenTelemetry Collector를 사용하여 systemd 로그를 읽고 ClickStack의 OTLP 엔드포인트로 전송하며, 이는 프로덕션 환경에서 권장되는 패턴입니다.

여러 호스트가 있는 프로덕션 환경에서는 다음 옵션을 고려하십시오.

  • Kubernetes에서 수집기를 데몬셋으로 배포
  • 각 호스트에서 수집기를 systemd 서비스로 실행
  • 자동 배포를 위해 OpenTelemetry Operator를 사용

프로덕션 배포 패턴은 OpenTelemetry로 수집하기를 참조하십시오.