ClickStack를 사용한 Nginx 로그 모니터링
OTel filelog receiver를 사용해 ClickStack에서 Nginx 액세스 로그(JSON 형식)를 수집하고 시각화합니다. 데모 데이터셋과 미리 구성된 대시보드가 포함되어 있습니다.
기존 Nginx와의 통합
이 섹션에서는 기존에 설치된 Nginx에서 로그를 ClickStack으로 전송할 수 있도록 ClickStack OTel collector 구성을 수정하는 방법을 설명합니다. 기존 환경을 구성하기 전에 통합을 먼저 테스트하고자 하는 경우, 다음 섹션에 있는 사전 구성된 환경과 샘플 데이터를 사용해 테스트할 수 있습니다.
사전 요구 사항
- 실행 중인 ClickStack 인스턴스
- 기존 Nginx 설치
- Nginx 설정 파일을 수정할 수 있는 권한
Nginx 로그 형식 구성하기
먼저, 파싱을 용이하게 하기 위해 Nginx가 JSON 형식으로 로그를 출력하도록 구성하세요. nginx.conf에 다음 로그 형식 정의를 추가하세요:
nginx.conf 파일은 일반적으로 다음 위치에 있습니다:
- Linux (apt/yum):
/etc/nginx/nginx.conf - macOS (Homebrew):
/usr/local/etc/nginx/nginx.conf또는/opt/homebrew/etc/nginx/nginx.conf - Docker: 구성은 보통 볼륨으로 마운트됩니다
http 블록에 다음 로그 형식 정의를 추가하세요:
이 변경 사항을 적용한 후 Nginx를 다시 로드하세요.
사용자 정의 OTel collector 구성 생성하기
ClickStack은 사용자 정의 구성 파일을 마운트하고 환경 변수를 설정하여 기본 OpenTelemetry Collector 구성을 확장할 수 있습니다. 사용자 정의 구성은 OpAMP를 통해 HyperDX가 관리하는 기본 구성과 병합됩니다.
다음 구성으로 nginx-monitoring.yaml이라는 파일을 생성하세요:
이 구성:
- 표준 경로에서 Nginx 로그를 읽습니다
- JSON 형식의 로그 항목을 파싱합니다
- 원본 로그의 타임스탬프를 추출해 보존합니다
- HyperDX에서 필터링에 사용할
source: Nginx속성을 추가합니다 - 전용 파이프라인을 통해 로그를 ClickHouse exporter로 전달합니다
- 사용자 정의 구성에서는 새 receiver와 pipeline만 정의하면 됩니다
- processor(memory_limiter, transform, batch)와 exporter(clickhouse)는 기본 ClickStack 구성에 이미 정의되어 있으므로, 이름으로만 참조하면 됩니다
time_parser연산자는 원본 로그의 시간 정보를 보존하기 위해 Nginx의time_local필드에서 타임스탬프를 추출합니다- 파이프라인은 기존 프로세서를 거쳐 리시버에서 ClickHouse exporter로 데이터를 라우팅합니다
사용자 지정 구성을 로드하도록 ClickStack 구성하기
기존 ClickStack 배포에서 사용자 정의 수집기 구성을 활성화하려면 다음을 수행하십시오:
- 사용자 정의 구성 파일을 /etc/otelcol-contrib/custom.config.yaml 경로에 마운트하십시오.
- 환경 변수 CUSTOM_OTELCOL_CONFIG_FILE=/etc/otelcol-contrib/custom.config.yaml을 설정합니다.
- 수집기가 로그를 읽을 수 있게 Nginx 로그 디렉터리를 마운트합니다
옵션 1: Docker Compose
ClickStack 배포 구성을 업데이트하세요:
옵션 2: Docker Run (올인원 이미지)
docker run으로 올인원 이미지를 사용하는 경우:
ClickStack 수집기가 nginx 로그 파일을 읽을 수 있는 적절한 권한을 보유하고 있는지 확인하세요. 프로덕션 환경에서는 읽기 전용 마운트(:ro)를 사용하고 최소 권한 원칙을 준수하세요.
HyperDX에서 로그 확인
구성을 완료한 후 HyperDX에 로그인하여 로그가 수집되는지 확인하세요:
- 검색 화면으로 이동하십시오
- Source를 Logs로 설정한 다음,
request,request_time,upstream_response_time등과 같은 필드를 포함한 로그 항목이 표시되는지 확인합니다.
다음과 같이 표시됩니다:


데모 데이터셋
프로덕션 환경을 구성하기 전에 nginx 통합을 테스트하려는 사용자를 위해, 실제와 유사한 트래픽 패턴을 가진 사전 생성 nginx 액세스 로그 샘플 데이터셋을 제공합니다.
샘플 데이터셋 다운로드
이 데이터셋에는 다음이 포함됩니다:
- 실제와 유사한 트래픽 패턴을 가진 로그 항목
- 다양한 엔드포인트와 HTTP 메서드
- 성공한 요청과 오류가 혼합된 데이터
- 실제와 유사한 응답 시간 및 바이트 수
HyperDX에서 로그 확인
ClickStack이 실행되면 다음을 수행합니다:
- HyperDX를 열고 계정에 로그인합니다(먼저 계정을 생성해야 할 수 있습니다)
- Search 뷰로 이동하여 source를
Logs로 설정합니다 - 시간 범위를 2025-10-19 11:00:00 - 2025-10-22 11:00:00으로 설정합니다
Search 뷰에서 다음과 같은 화면이 표시됩니다:
HyperDX는 브라우저의 로컬 시간대를 기준으로 타임스탬프를 표시합니다. 데모 데이터는 2025-10-20 11:00:00 - 2025-10-21 11:00:00 UTC 구간에 해당합니다. 넓은 시간 범위를 사용하면 위치와 관계없이 데모 로그를 확인할 수 있습니다. 로그가 표시되면, 더 명확한 시각화를 위해 범위를 24시간으로 좁힐 수 있습니다.


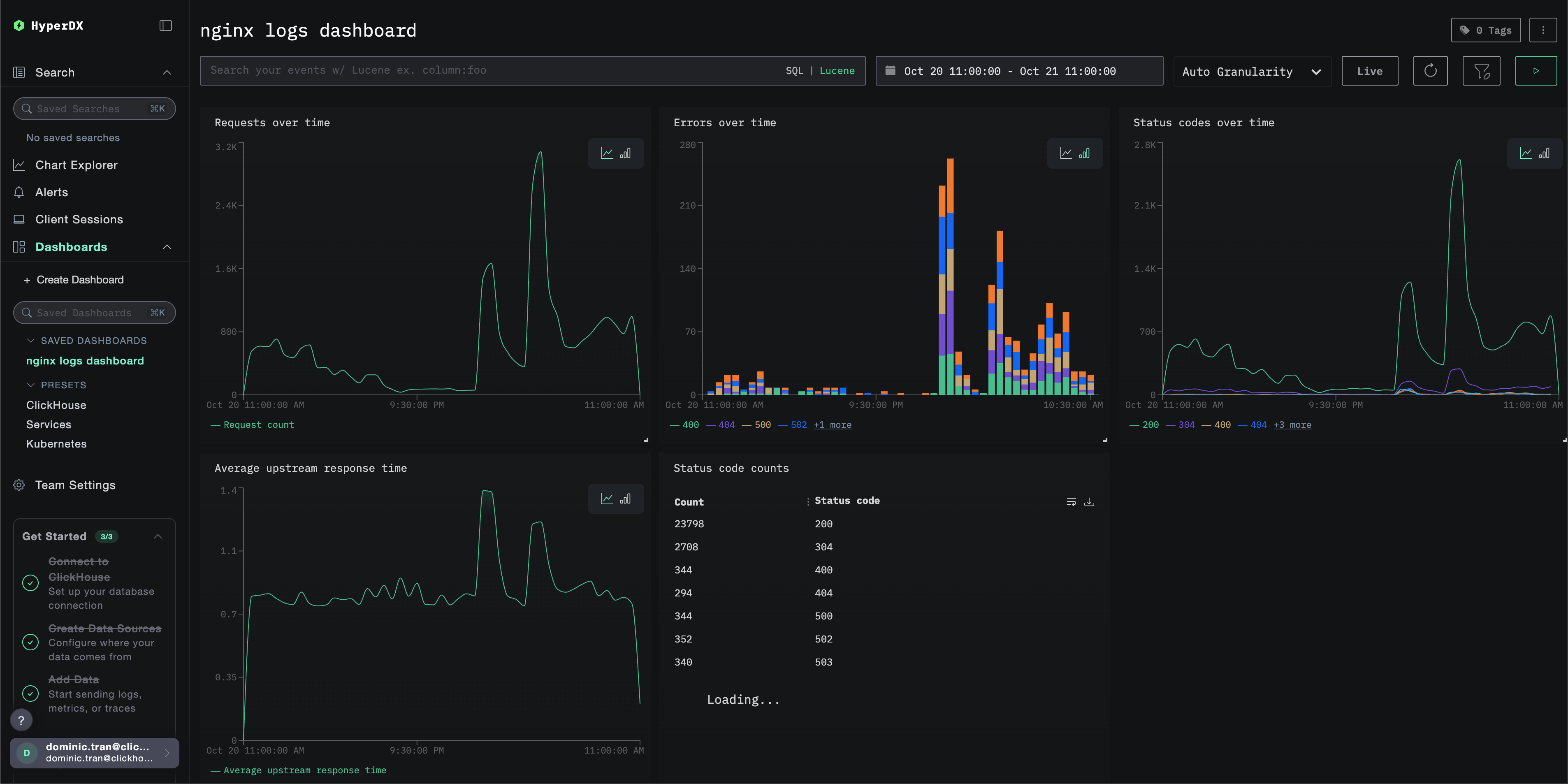
대시보드 및 시각화
ClickStack으로 nginx 모니터링을 시작하는 데 도움이 되도록, Nginx 로그를 위한 핵심 시각화를 제공합니다.
사전 구성된 대시보드 가져오기
- HyperDX를 열고 Dashboards 섹션으로 이동합니다.
- 오른쪽 상단의 줄임표 메뉴에서 「Import Dashboard」를 클릭합니다.

- nginx-logs-dashboard.json 파일을 업로드하고 「Finish Import」를 클릭합니다.

모든 시각화가 미리 구성된 상태로 대시보드가 생성됩니다
데모 데이터셋에서는 시간 범위를 2025-10-20 11:00:00 - 2025-10-21 11:00:00 (UTC) 로 설정하십시오(로컬 시간대에 맞게 조정할 수 있습니다). 가져온 대시보드는 기본적으로 시간 범위가 지정되어 있지 않습니다.

문제 해결
사용자 지정 구성이 로드되지 않음
- 환경 변수 CUSTOM_OTELCOL_CONFIG_FILE이 올바르게 설정되어 있는지 확인하십시오
- 사용자 정의 구성 파일이 /etc/otelcol-contrib/custom.config.yaml 경로에 마운트되어 있는지 확인하십시오
- 사용자 정의 구성 내용을 열어 사람이 읽을 수 있는지 확인하십시오
HyperDX에 로그가 표시되지 않는 경우
- nginx에서 JSON 형식으로 로그를 남기고 있는지 확인하십시오
- 컬렉터가 로그를 정상적으로 읽을 수 있는지 확인하십시오
- 실제 적용 중인 구성에 filelog 수신기가 포함되어 있는지 확인합니다
- 수집기 로그에 오류가 있는지 확인하십시오
다음 단계
프로덕션으로 전환하기
이 가이드는 빠르게 설정할 수 있도록 ClickStack에 기본 제공되는 OpenTelemetry Collector를 확장해 사용합니다. 프로덕션 배포에서는 자체 OTel Collector를 실행하여 데이터를 ClickStack의 OTLP 엔드포인트로 전송하는 것을 권장합니다. 프로덕션 구성에 대해서는 OpenTelemetry 데이터 전송을 참조하십시오.