メインコンテンツへスキップ
メインコンテンツへスキップ

ClickStack による Kafka メトリクスの監視

TL;DR

OTel JMX Metric Gatherer を使用して、ClickStack で Apache Kafka のパフォーマンスメトリクスを監視します。デモ用データセットとあらかじめ用意されたダッシュボードが含まれます。

既存の Kafka デプロイメントとの統合

既存の Kafka デプロイメントを監視するには、OpenTelemetry JMX Metric Gatherer コンテナを実行してメトリクスを収集し、OTLP 経由で ClickStack に送信します。

既存のセットアップを変更せずにまずこの統合をテストしたい場合は、デモデータセットのセクションに進んでください。

前提条件
  • 稼働中の ClickStack インスタンス
  • JMX が有効化された既存の Kafka インストール(バージョン 2.0 以降)
  • ClickStack と Kafka 間のネットワーク接続(JMX ポート 9999、Kafka ポート 9092)
  • OpenTelemetry JMX Metric Gatherer JAR(ダウンロード手順は以下を参照)

ClickStack APIキーを取得する

JMX Metric Gathererは、認証が必要なClickStackのOTLPエンドポイントにデータを送信します。

  1. ClickStack の URL(例: http://localhost:8080)にアクセスして HyperDX を開きます
  2. 必要に応じてアカウントを作成するか、ログインしてください
  3. Team Settings → API Keys へ移動します
  4. インジェスト API key をコピーします
ClickStack APIキー
  1. 環境変数として設定します:
export CLICKSTACK_API_KEY=your-api-key-here

OpenTelemetry JMX Metric Gathererのダウンロード

JMX Metric Gatherer JARをダウンロードする:

curl -L -o opentelemetry-jmx-metrics.jar \
  https://github.com/open-telemetry/opentelemetry-java-contrib/releases/download/v1.32.0/opentelemetry-jmx-metrics.jar

Kafka JMXが有効になっていることを確認する

KafkaブローカーでJMXが有効になっていることを確認してください。Dockerデプロイメントの場合:

services:
  kafka:
    image: confluentinc/cp-kafka:latest
    environment:
      JMX_PORT: 9999
      KAFKA_JMX_HOSTNAME: kafka
      # ... other Kafka configuration
    ports:
      - "9092:9092"
      - "9999:9999"

非Dockerデプロイメントの場合、Kafkaの起動時に以下を設定してください:

export JMX_PORT=9999

JMXにアクセス可能であることを確認します:

netstat -an | grep 9999

Docker ComposeでJMX Metric Gathererをデプロイする

この例は、Kafka、JMX Metric Gatherer、ClickStackを使用した完全なセットアップを示しています。既存のデプロイメントに合わせて、サービス名とエンドポイントを調整してください。

services:
  clickstack:
    image: clickhouse/clickstack-all-in-one:latest
    ports:
      - "8080:8080"
      - "4317:4317"
      - "4318:4318"
    networks:
      - monitoring

  kafka:
    image: confluentinc/cp-kafka:latest
    hostname: kafka
    container_name: kafka
    environment:
      KAFKA_NODE_ID: 1
      KAFKA_LISTENER_SECURITY_PROTOCOL_MAP: 'CONTROLLER:PLAINTEXT,PLAINTEXT:PLAINTEXT'
      KAFKA_ADVERTISED_LISTENERS: 'PLAINTEXT://kafka:9092'
      KAFKA_PROCESS_ROLES: 'broker,controller'
      KAFKA_CONTROLLER_QUORUM_VOTERS: '1@kafka:29093'
      KAFKA_LISTENERS: 'PLAINTEXT://kafka:9092,CONTROLLER://kafka:29093'
      KAFKA_CONTROLLER_LISTENER_NAMES: 'CONTROLLER'
      KAFKA_LOG_DIRS: '/tmp/kraft-combined-logs'
      KAFKA_OFFSETS_TOPIC_REPLICATION_FACTOR: 1
      KAFKA_TRANSACTION_STATE_LOG_REPLICATION_FACTOR: 1
      KAFKA_TRANSACTION_STATE_LOG_MIN_ISR: 1
      CLUSTER_ID: 'MkU3OEVBNTcwNTJENDM2Qk'
      JMX_PORT: 9999
      KAFKA_JMX_HOSTNAME: kafka
      KAFKA_JMX_OPTS: '-Dcom.sun.management.jmxremote -Dcom.sun.management.jmxremote.authenticate=false -Dcom.sun.management.jmxremote.ssl=false -Djava.rmi.server.hostname=kafka -Dcom.sun.management.jmxremote.rmi.port=9999'
    ports:
      - "9092:9092"
      - "9999:9999"
    networks:
      - monitoring

  kafka-jmx-exporter:
    image: eclipse-temurin:11-jre
    depends_on:
      - kafka
      - clickstack
    environment:
      - CLICKSTACK_API_KEY=${CLICKSTACK_API_KEY}
    volumes:
      - ./opentelemetry-jmx-metrics.jar:/app/opentelemetry-jmx-metrics.jar
    command: >
      sh -c "java
      -Dotel.jmx.service.url=service:jmx:rmi:///jndi/rmi://kafka:9999/jmxrmi
      -Dotel.jmx.target.system=kafka
      -Dotel.metrics.exporter=otlp
      -Dotel.exporter.otlp.protocol=http/protobuf
      -Dotel.exporter.otlp.endpoint=http://clickstack:4318
      -Dotel.exporter.otlp.headers=authorization=\${CLICKSTACK_API_KEY}
      -Dotel.resource.attributes=service.name=kafka,kafka.broker.id=broker-0
      -Dotel.jmx.interval.milliseconds=10000
      -jar /app/opentelemetry-jmx-metrics.jar"
    networks:
      - monitoring

networks:
  monitoring:
    driver: bridge

主要な設定パラメータ:

  • service:jmx:rmi:///jndi/rmi://kafka:9999/jmxrmi - JMX 接続 URL(自身の Kafka ホスト名に置き換えてください)
  • otel.jmx.target.system=kafka - Kafka 固有のメトリクスを有効化します
  • http://clickstack:4318 - OTLP HTTP エンドポイント(ご利用の ClickStack ホスト名を使用)
  • authorization=\${CLICKSTACK_API_KEY} - 認証用の API キー(必須)
  • service.name=kafka,kafka.broker.id=broker-0 - フィルタリングに使用するリソース属性
  • 10000 - 収集間隔(ミリ秒単位、10秒)

HyperDXでメトリクスを確認する

HyperDXにログインし、メトリクスが送信されていることを確認します:

  1. Chart Explorer に移動
  2. kafka.message.count または kafka.partition.count を検索します
  3. メトリクスは10秒間隔で表示されるはずです

確認すべき主要メトリクス:

  • kafka.message.count - 処理されたメッセージの総数
  • kafka.partition.count - パーティションの総数
  • kafka.partition.under_replicated - 正常なクラスターでは 0 であるべきです
  • kafka.network.io - ネットワークスループット
  • kafka.request.time.* - リクエストレイテンシーのパーセンタイル値

アクティビティを生成してメトリクスを増やすには:

# テストトピックを作成
docker exec kafka bash -c "unset JMX_PORT && kafka-topics --create --topic test-topic --bootstrap-server kafka:9092 --partitions 3 --replication-factor 1"

# テストメッセージを送信
echo -e "Message 1\nMessage 2\nMessage 3" | docker exec -i kafka bash -c "unset JMX_PORT && kafka-console-producer --topic test-topic --bootstrap-server kafka:9092"
注記

Kafkaコンテナ内からKafkaクライアントコマンド(kafka-topics、kafka-console-producerなど)を実行する場合は、JMXポートの競合を防ぐため、コマンドの先頭にunset JMX_PORT &&を付けてください。

デモデータセット

本番環境を設定する前に Kafka Metrics 連携をテストしたいユーザー向けに、現実的な Kafka メトリクスパターンを含む事前生成済みデータセットを提供します。

サンプルメトリクスデータセットのダウンロード

事前生成済みのメトリクスファイルをダウンロードします(現実的なパターンを含む 29 時間分の Kafka メトリクス):

# ゲージ型メトリクスをダウンロード(パーティション数、キューサイズ、レイテンシ、コンシューマーラグ)
curl -O https://datasets-documentation.s3.eu-west-3.amazonaws.com/clickstack-integrations/kafka/kafka-metrics-gauge.csv

# 合計(sum)メトリクスをダウンロード(メッセージレート、バイトレート、リクエスト数)
curl -O https://datasets-documentation.s3.eu-west-3.amazonaws.com/clickstack-integrations/kafka/kafka-metrics-sum.csv

このデータセットには、単一ブローカー構成の e コマース向け Kafka クラスターを想定した現実的なパターンが含まれます:

  • 06:00-08:00: 朝の急増 - 夜間のベースラインからの急激なトラフィック増加
  • 10:00-10:15: フラッシュセール - 通常トラフィックの 3.5 倍まで劇的にスパイク
  • 11:30: デプロイイベント - レプリカ不足のパーティションを伴うコンシューマーラグが 12 倍までスパイク
  • 14:00-15:30: ショッピングピーク - ベースラインの 2.8 倍の高トラフィックが持続
  • 17:00-17:30: 仕事後の急増 - 二度目のトラフィックピーク
  • 18:45: コンシューマーリバランス - リバランス中にラグが 6 倍までスパイク
  • 20:00-22:00: 夜間の減少 - 夜間レベルまで急激に減少

ClickStack の起動

ClickStack インスタンスを起動します:

docker run -d --name clickstack-demo \
  -p 8080:8080 -p 4317:4317 -p 4318:4318 \
  clickhouse/clickstack-all-in-one:latest

メトリクスを ClickStack に読み込む

メトリクスを直接 ClickHouse に読み込みます:

# ゲージ型メトリクスを読み込み(パーティション数、キューサイズ、レイテンシ、コンシューマーラグ)
cat kafka-metrics-gauge.csv | docker exec -i clickstack-demo \
  clickhouse-client --query "INSERT INTO otel_metrics_gauge FORMAT CSVWithNames"

# 合計(sum)メトリクスを読み込み(メッセージレート、バイトレート、リクエスト数)
cat kafka-metrics-sum.csv | docker exec -i clickstack-demo \
  clickhouse-client --query "INSERT INTO otel_metrics_sum FORMAT CSVWithNames"

HyperDX でメトリクスを確認する

読み込みが完了したら、メトリクスを確認する最も手早い方法は、あらかじめ用意されたダッシュボードを利用することです。

Dashboards and visualization セクションに進み、ダッシュボードをインポートして、すべての Kafka メトリクスを一度に表示します。

Timezone Display

HyperDX はタイムスタンプをブラウザのローカルタイムゾーンで表示します。デモデータは 2025-11-05 16:00:00 - 2025-11-06 16:00:00 (UTC) をカバーしています。場所に関わらずデモメトリクスが表示されるように、時間範囲を 2025-11-04 16:00:00 - 2025-11-07 16:00:00 に設定してください。メトリクスが確認できたら、可視化を見やすくするために時間範囲を 24 時間に絞り込むことができます。

ダッシュボードと可視化

ClickStack で Kafka の監視を始めるにあたり役立つよう、Kafka メトリクス向けの基本的な可視化を提供しています。

あらかじめ用意されたダッシュボードをインポートする

  1. HyperDX を開き、「Dashboards」セクションに移動します
  2. 右上の三点リーダー(…)メニューから Import Dashboard をクリックします
ダッシュボードをインポートするボタン
  1. kafka-metrics-dashboard.json ファイルをアップロードし、Finish Import をクリックします
インポート完了ダイアログ

ダッシュボードを表示する

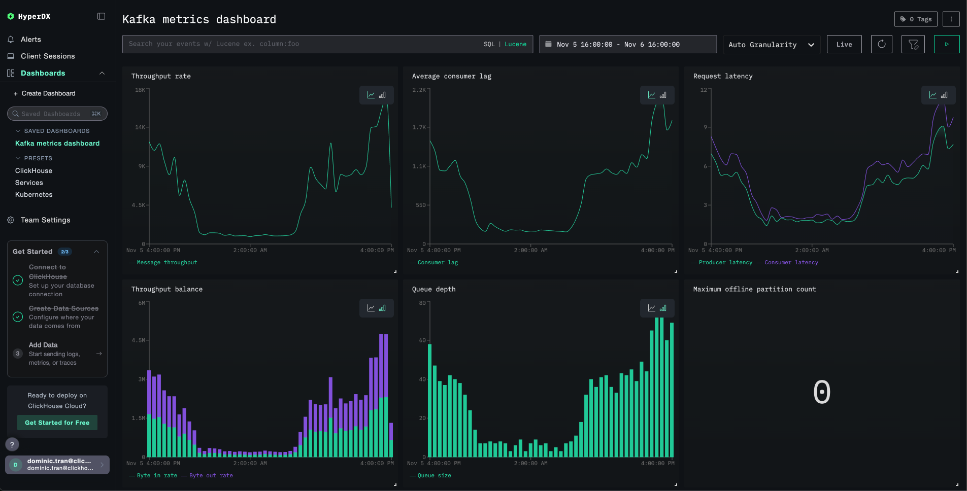
ダッシュボードはすべての可視化があらかじめ設定された状態で作成されます:

Kafka メトリクス ダッシュボード
注記

デモデータセットの場合、タイムレンジを 2025-11-05 16:00:00 - 2025-11-06 16:00:00 (UTC) に設定してください(ローカルタイムゾーンに応じて調整してください)。インポートされたダッシュボードには、デフォルトではタイムレンジが指定されていません。

トラブルシューティング

HyperDX にメトリクスが表示されない

API キーが設定され、コンテナに渡されていることを確認する。

# Check environment variable
echo $CLICKSTACK_API_KEY

# Verify it's in the container
docker exec <jmx-exporter-container> env | grep CLICKSTACK_API_KEY

存在しない場合は設定してから再起動してください。

export CLICKSTACK_API_KEY=your-api-key-here
docker compose up -d kafka-jmx-exporter

メトリクスが ClickHouse に送信されているか確認する:

docker exec <clickstack-container> clickhouse-client --query "
SELECT DISTINCT MetricName 
FROM otel_metrics_sum 
WHERE ServiceName = 'kafka' 
LIMIT 10
"

結果が表示されない場合は、JMX Exporter のログを確認してください。

docker compose logs kafka-jmx-exporter | grep -i "error\|connection" | tail -10

メトリクスを収集するために Kafka のアクティビティを生成する:

# Create a test topic
docker exec kafka bash -c "unset JMX_PORT && kafka-topics --create --topic test-topic --bootstrap-server kafka:9092 --partitions 3 --replication-factor 1"

# Send test messages
echo -e "Message 1\nMessage 2\nMessage 3" | docker exec -i kafka bash -c "unset JMX_PORT && kafka-console-producer --topic test-topic --bootstrap-server kafka:9092"

認証エラー

Authorization failed または 401 Unauthorized が表示される場合:

  1. HyperDX UI の [Settings → API Keys → Ingestion API Key] でインジェスト API key を確認する
  2. 再度エクスポートして再起動する
export CLICKSTACK_API_KEY=your-correct-api-key
docker compose down
docker compose up -d

Kafka クライアントコマンド使用時のポート競合

Kafka コンテナ内から Kafka コマンドを実行すると、次のようなメッセージが表示される場合があります:

Error: Port already in use: 9999

コマンドの先頭に unset JMX_PORT && を付けて実行します:

docker exec kafka bash -c "unset JMX_PORT && kafka-topics --list --bootstrap-server kafka:9092"

ネットワーク接続の問題

JMX exporter のログに Connection refused が表示される場合は、次の点を確認してください。

すべてのコンテナが同じ Docker ネットワーク上にあることを確認します。

docker compose ps
docker network inspect <network-name>

接続をテストする:

# From JMX exporter to ClickStack
docker exec <jmx-exporter-container> sh -c "timeout 2 bash -c 'cat < /dev/null > /dev/tcp/clickstack/4318' && echo 'Connected' || echo 'Failed'"

次のステップ

  • 重要なメトリクス (レプリカ不足のパーティション、コンシューマーラグの増加、リクエストレイテンシのスパイク) に対するアラートを設定します
  • 特定のユースケース向けに、追加のダッシュボードを作成します (トピックごとのスループット、コンシューマーグループの監視)
  • 一意の kafka.broker.id リソース属性を持つ追加の JMX Metric Gatherer インスタンスを追加し、複数の Kafka ブローカーを監視します

本番環境での運用

このガイドでは、JMX Metric Gatherer から ClickStack の OTLP エンドポイントへメトリクスを直接送信します。これはテストや小規模なデプロイには有効です。

本番環境では、JMX Exporter からメトリクスを受信して ClickStack に転送するエージェントとして、独自の OpenTelemetry Collector をデプロイしてください。これにより、バッチ処理、耐障害性、および設定の一元管理が可能になります。

本番向けのデプロイメントパターンおよびコレクター設定例については、OpenTelemetry を使用したデータ取り込みを参照してください。