リモートデモデータセット
以下のガイドでは、all-in-one イメージ用の手順 または Local Mode Only の手順に従って Open Source ClickStack をデプロイし、初回ユーザー作成を完了していることを前提としています。あるいは、ローカルでのセットアップをすべて省略し、このデータセットを使用している ClickStack ホスト済みデモ環境 play-clickstack.clickhouse.com に接続することもできます。
このガイドで使用するサンプルデータセットは、パブリックな ClickHouse Playground である sql.clickhouse.com 上にホストされており、ローカルの ClickStack デプロイメントから接続できます。
Managed ClickStack を使用している場合、リモートデータベースはサポートされません。そのため、このデータセットもサポート対象外です。
これは、公式 OpenTelemetry (OTel) デモの ClickHouse バージョンから取得した、およそ 40 時間分のデータを含みます。データは毎晩リプレイされ、その際タイムスタンプが現在の時間帯に合わせて調整されるため、ユーザーは HyperDX の統合されたログ、トレース、メトリクスを使用してシステムの挙動を観察・分析できます。
このデータセットは毎日深夜からリプレイされるため、デモを確認するタイミングによって、可視化の内容が多少異なる場合があります。
デモシナリオ
このデモでは、望遠鏡および関連アクセサリを販売する eコマースサイトで発生したインシデントを調査します。
カスタマーサポートチームから、ユーザーがチェックアウト時に支払いを完了できない問題が発生しているとの報告がありました。この問題は調査のため、Site Reliability Engineering (SRE) チームにエスカレーションされています。
SRE チームは HyperDX を使用してログ、トレース、メトリクスを分析し、問題を診断・解決します。そのうえで、セッションデータを確認し、導き出した結論が実際のユーザー行動と一致しているかどうかを検証します。
OpenTelemetry デモ
このデモでは、公式 OpenTelemetry デモの ClickStack がメンテナンスしているフォーク を使用します。
デモのアーキテクチャ
このデモは、gRPC と HTTP を介して相互に通信する異なるプログラミング言語で書かれたマイクロサービス群と、Locust を使用してユーザートラフィックを模倣するロードジェネレータで構成されています。このデモのオリジナルのソースコードは、ClickStack インストルメンテーション を使用するように変更されています。

出典: https://opentelemetry.io/docs/demo/architecture/
このデモの詳細については、以下を参照してください。
デモの手順
このデモでは、ClickStack SDKs を用いてサービスをインストルメントし、Kubernetes 上にデプロイしています。さらに、そのサービスからメトリクスとログも収集しています。
デモサーバーへの接続
ローカルモードでのデプロイ時にConnect to Demo Serverをクリックした場合、この手順はスキップできます。このモードを使用する場合、ソースにはDemo_というプレフィックスが付与されます (例:Demo_Logs)
Team Settingsに移動し、Local ConnectionのEditをクリックします:

接続名を Demo に変更し、デモサーバーの接続情報を以下のように入力してください:
接続名:DemoHost:https://sql-clickhouse.clickhouse.comユーザー名:otel_demoPassword: 空欄のままにしてください

ソースを変更する
ローカルモードでのデプロイ時にConnect to Demo Serverをクリックした場合、この手順はスキップできます。このモードを使用する場合、ソースにはDemo_というプレフィックスが付与されます (例:Demo_Logs)
Sourcesまで上にスクロールし、各ソース (Logs、Traces、Metrics、Sessions) を変更してotel_v2データベースを使用するように設定してください。

各ソースにデータベースの完全なリストが表示されるようにするには、ページの再読み込みが必要になる場合があります。
時間範囲を調整する
右上の時間選択ツールを使用して、過去1日間のすべてのデータを表示するように時間範囲を調整します。

概要バーチャートのエラー数にわずかな差異が確認でき、連続する複数のバーで赤色の表示がわずかに増加している可能性があります。
バーの位置は、データセットをクエリするタイミングによって異なります。
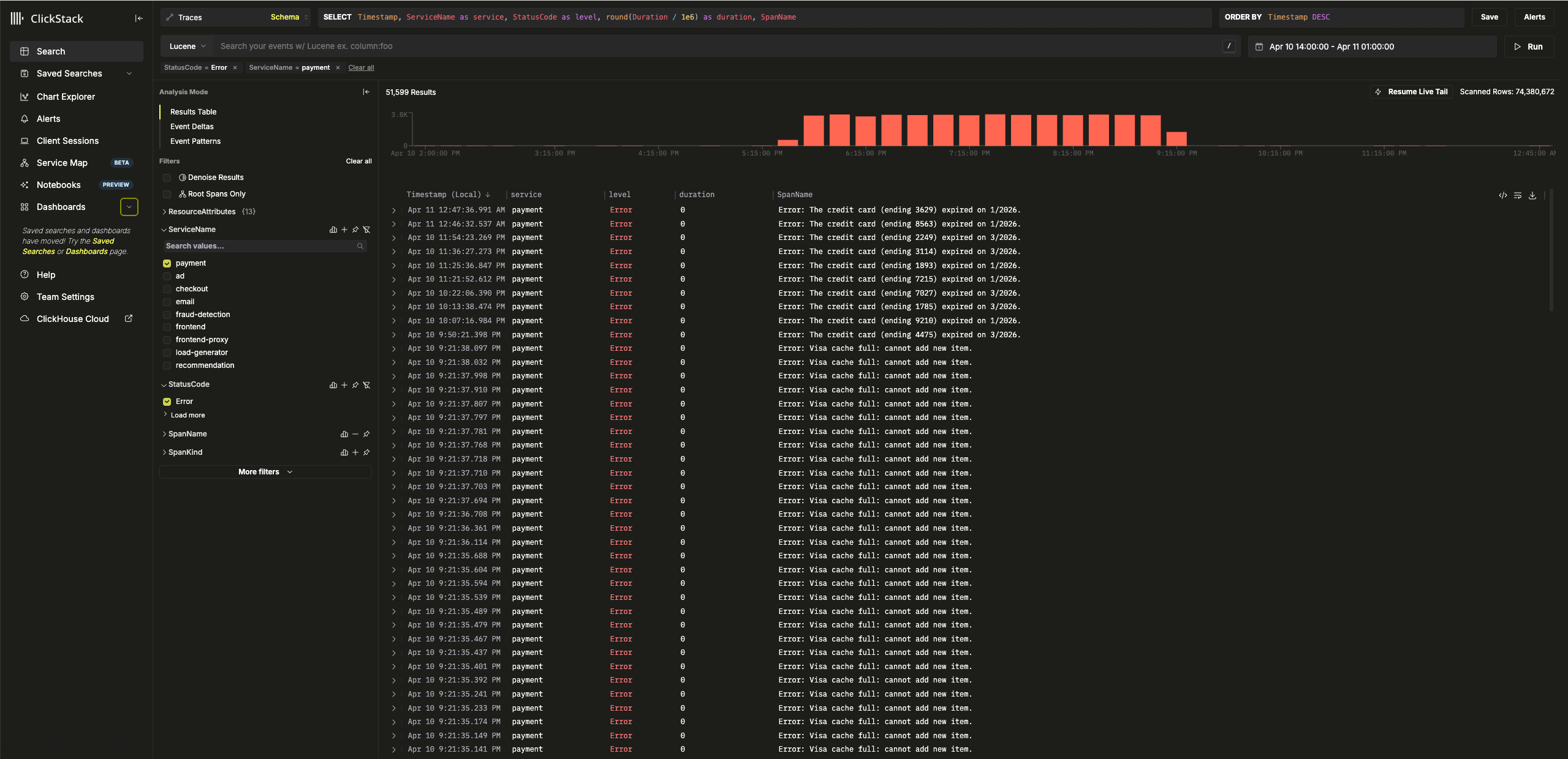
エラーパターンを特定する
HyperDXのクラスタリング機能を使用すると、エラーを自動的に識別し、意味のあるパターンにグループ化できます。これにより、大量のログやトレースを扱う際の分析作業が効率化されます。使用するには、左パネルのAnalysis ModeメニューからEvent Patternsを選択してください。
エラークラスターは、Failed to place orderという名前付きパターンを含む、決済失敗に関連する問題を示しています。追加のクラスターは、カード決済の問題やキャッシュ容量の不足も示しています。

これらのエラークラスターは異なるサービスに起因している可能性があります。
エラーパターンを調査する
ユーザーが支払いを完了できないという報告された問題に相関付けられる、最も明白なエラークラスターをクリックします:Failed to place order。
これにより、frontend サービスに関連付けられたこのエラーの全発生箇所が一覧表示されます:

結果として表示されたエラーのいずれかを選択します。ログのメタデータが詳細に表示されます。OverviewとColumn Valuesの両方をスクロールすると、キャッシュに起因するカード決済の問題が示唆されます:
カードへの請求に失敗しました: カードに請求できませんでした: rpc error: code = Unknown desc = Visa cache full: cannot add new item.

インフラストラクチャを確認する
キャッシュ関連のエラーを特定しました。これが決済失敗の原因となっている可能性が高いです。マイクロサービスアーキテクチャ内のどこでこの問題が発生しているかを特定する必要があります。
キャッシュの問題を踏まえると、基盤インフラストラクチャを調査することが妥当です。関連するポッドにメモリの問題がある可能性があります。ClickStackでは、ログとメトリクスが統合され、コンテキスト内で表示されるため、根本原因を迅速に特定できます。
Infrastructureタブを選択して、frontendサービスの基盤となるポッドに関連するメトリクスを表示し、期間を1dに拡大します:

この問題はインフラストラクチャに関連していないと考えられます。エラー発生前後の期間において、メトリクスに顕著な変化は確認されていません。インフラストラクチャタブを閉じてください。
トレースを調査する
ClickStackでは、トレースはログとメトリクスの両方と自動的に相関付けられます。選択したログにリンクされているトレースを調査して、対象のサービスを特定しましょう。
Trace を選択して、関連するトレースを可視化します。続く画面を下にスクロールすると、HyperDX がマイクロサービス全体の分散トレースを可視化し、各サービスのスパンを接続している様子を確認できます。決済処理には、チェックアウトや通貨換算を実行するマイクロサービスなど、複数のマイクロサービスが関与していることが明確に分かります。

ビューの下部までスクロールすると、paymentサービスがエラーの原因であり、それが呼び出しチェーンを遡って伝播していることが確認できます。

トレースの検索
決済サービスのキャッシュ問題により、ユーザーが購入を完了できないことが確認されました。このサービスのトレースをより詳細に調査して、根本原因についてさらに詳しく確認します。
Searchを選択してメイン検索ビューに切り替えます。Tracesのデータソースに切り替え、Results tableビューを選択します。時間範囲が過去1日間のままであることを確認してください。

このビューには過去1日間のすべてのトレースが表示されます。問題の原因が決済サービスにあることが判明しているため、ServiceNameにpaymentフィルタを適用します。

Event Patternsを選択してトレースにイベントクラスタリングを適用することで、paymentサービスのキャッシュ問題を即座に確認できます。

トレースのインフラストラクチャを調査する
Results tableをクリックして結果ビューに切り替えます。StatusCodeフィルターでError値を指定してエラーをフィルタリングします。

Error: Visa cache full: cannot add new item. エラーを選択し、Infrastructure タブに切り替えて、時間範囲を 1d に拡大します。

トレースとメトリクスを相関させることで、paymentサービスのメモリとCPU使用率が増加した後、0に急降下したことが確認できます(これはポッドの再起動によるものと考えられます)。これは、キャッシュの問題がリソース問題を引き起こしたことを示唆しています。この影響により、決済完了時間に影響が出たと予想されます。
より迅速な問題解決のためのイベントデルタ
イベントデルタは、パフォーマンスやエラー率の変化を特定のデータサブセットに関連付けることで異常を検出し、根本原因の迅速な特定を可能にします。
payment サービスにキャッシュの問題があり、リソース消費量の増加を引き起こしていることは把握していますが、根本原因は完全には特定されていません。
結果テーブルビューに戻り、エラーを含む期間を選択してデータを絞り込みます。可能であれば、エラー発生時刻の数時間前から数時間後までを選択してください (問題が継続している可能性があるため) :

エラーフィルターを削除し、左側のAnalysis ModeメニューからEvent Deltasを選択します。

上部パネルにはタイミングの分布が表示され、色はイベント密度 (スパン数) を示します。主要な集中範囲から外れたイベントのサブセットは、通常、調査対象として注目すべきものです。
期間が1msを超えるイベントを選択し、Filter by selectionフィルターを適用すると、「通常」のイベントと約0msの高密度スパングループの違いを分析できます:

データのサブセットに対して分析を実行した結果、選択範囲外の「バックグラウンド」スパンのほとんどがVisaトランザクションであり、キャッシュエラーにより0msのレスポンスと関連付けられていることが確認できます。
チャートによるコンテキストの詳細確認
ClickStackでは、ログ、トレース、メトリクスから任意の数値をグラフ化して、より詳細なコンテキストを取得できます。
以下を確認しました:
- 問題は決済サービス側にあります
- キャッシュが満杯です
- これによりリソース消費が増加しました
- この問題により、Visa決済は完了できなくなるか、少なくとも完了までにかなり時間がかかる状態になっていました。
左側のメニューからChart Explorerを選択します。チャートタイプ別に決済完了までの所要時間をグラフ化するには、以下の値を設定してください:
データソース:トレースメトリクス:最大SQL カラム:DurationWhere:ServiceName: payment期間:過去 1 日
▶️ をクリックすると、支払い処理のパフォーマンスが時間経過とともにどのように劣化したかが表示されます。

Group ByをSpanAttributes['app.payment.card_type']に設定すると (オートコンプリートにはcardと入力するだけで表示されます) 、Mastercardと比較してVisaトランザクションでサービスのパフォーマンスがどのように低下したかを確認できます:

エラーが発生すると、レスポンスは0sで返されることに注意してください。
メトリクスをより詳細に探索する
最後に、キャッシュサイズをメトリックとしてプロットし、時系列での挙動を確認することで、より詳細なコンテキストを把握できます。
以下の値を入力してください:
データソース:メトリクスメトリクス:最大SQL Column:visa_validation_cache.size (gauge)(cacheと入力するとオートコンプリートされます)Where:ServiceName: paymentGroup By:<空>
キャッシュサイズが4~5時間かけて増加し (おそらくソフトウェアのデプロイ後) 、最大サイズ100,000に到達したことが確認できます。Sample Matched Eventsから、エラーがキャッシュのこの上限到達と相関付けられており、その後サイズが0として記録され、レスポンスも0sで返されていることがわかります。

要約すると、ログ、トレース、メトリクスを順に調査した結果、以下の結論に至りました:
- 問題は決済サービス側にあります
- サービスの挙動が変化し、おそらくデプロイメントが原因で、4〜5時間にわたって Visa キャッシュのサイズがゆっくりと増加し、最終的に最大
100,000に達しました。 - キャッシュが肥大化するにつれてリソース消費が増加しました。おそらく実装の不備が原因です。
- キャッシュが大きくなるにつれて、Visa決済の処理性能が低下しました
- キャッシュが最大サイズに達すると、決済を拒否し、サイズが
0であると報告しました。
セッションの使用
セッション機能により、ユーザー体験を再生し、エラーがユーザーの視点からどのように発生したかを視覚的に確認できます。根本原因の診断には通常使用されませんが、カスタマーサポートに報告された問題の確認に有用であり、詳細な調査の起点として活用できます。
HyperDXでは、セッションがトレースとログに紐付けられており、根本原因の全体像を把握できます。
たとえば、サポートチームが支払いの問題に遭遇したユーザーのメールアドレス [email protected] を提供した場合、ログやトレースを直接検索するよりも、そのユーザーのセッションから始める方が効果的であることが多いです。
左側のメニューからClient Sessionsタブに移動し、データソースがSessionsに設定されていること、および期間がLast 1 dayに設定されていることを確認します:

SpanAttributes.userEmail: Ronny.Windler を検索して顧客のセッションを特定します。セッションを選択すると、左側に当該顧客のセッションに関連するブラウザイベントとスパンが表示され、右側にユーザーのブラウザ操作が再現されます:

セッションの再生
▶️ボタンを押すことでセッションを再生できます。HighlightedとAll Eventsを切り替えることで、スパンの粒度レベルを調整できます。前者では主要なイベントとエラーがハイライト表示されます。
スパンの最下部までスクロールすると、/api/checkout に関連付けられた 500 エラーを確認できます。この特定のスパンの ▶️ ボタンを選択すると、リプレイがセッション内のこの時点に移動し、顧客の体験を確認することができます。支払い処理はエラーメッセージが表示されることなく、単に動作していないことがわかります。

スパンを選択すると、内部エラーが原因であることを確認できます。Traceタブをクリックして接続されたスパンをスクロールすることで、顧客が実際にキャッシュ問題の影響を受けていたことを確認できます。

このデモでは、実際に発生した e コマースアプリでの決済失敗インシデントを題材に、ClickStack が統合されたログ、トレース、メトリクス、セッションリプレイを通じてどのように根本原因の特定を支援するかを順を追って解説します。特定の機能をさらに深く理解するには、その他の入門ガイドも参照してください。
